I have fixed the restart crash caused by the App Origin (version 3.3.1). Unfortunately, it will require that HCS installed apps will have to be installed again. I’m not sure if they need to be uninstalled first as I forgot to check that.
Thanks Adrian, I installed it again. If it doesn’t work, I ll delete and reinstall.
@Adrian_Rockall So HCS 3.3.1 is the latest version? yesterday installed the new one and that says version 3.3.0
I completely forgot to do a PR, which publishes the app into the store. Max will do that tomorrow as neither of us have access to computers at the moment.
Hi, I merged it, and did some pre work to make the auto updater working. So please install the latest version through the desktop installer 3.3.2
Nice to have another volunteer on board to help out. Thanks for your contributions, it’s much appreciated.
Thanks a lot. I updated to 3.3.2 but somehow still can’t download or update apps. Tried to download ‘app version checker’ from you @Adrian_Rockall, but it doesn’t download. Also not the older versions of your app.
Here the same.
I have the hcs-app new installed, it says now version 3.3.2. After installation i tried to install WebOS but it does not.
I’m now on 3.3.3 but same here, can’t install apps. app version checker still need to be repaired every day.
Btw, thank you all for the hard work! hope we can help improve by testing ![]()
Update: after reinstall the HCS another time it works again and I can install apps
Version 3.3.3 contains a built in store. With the same apps, and you will see progress of the installation
Wow, this looks very, VERY nice!
Downloading seems to work great again.
Being able to install from within the Homey app is very neat!
Big thanks to you guys, @DominicVonk, @MaxvandeLaar, @Rocodamelshekima! ![]()
![]()
Wooo very nice! Just checked. It works great! It doesn’t install the old way though, but I don’t need it anymore ![]()
Wow, hats off, this is a big upgrade in my humble opinion
.
Thanks!!
Nice work! (And everything is working again.)
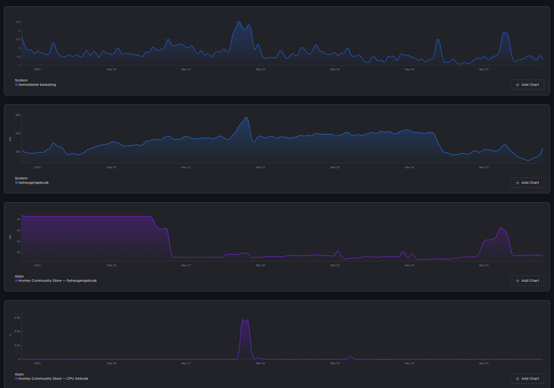
Yesterday I installed the version v3.4.0. This morning I noticed in the Homey app the Homey average load (last 1, 5, 15 minutes) was unusually high. So I looked into Insights and found out, that last night around 3 a.m. Homey’s average load increased extremely. Then I looked at the behavior of all apps in Insights and found that HCS shows comparable activity:
At 3 a.m. I was not working on the Homey, no “unusual” flows were running and no firmware or app was updated. The automatic updates are all disabled.
Homey Pro (Early 2019)
Firmware 8.1.3
HCS v3.4.0
Have any of you noticed similar behavior?
Edit (25.03.2023)
After an HCS app restart:
– Homey’s average load remains consistently high
– HCS CPU usage decreased
– HCS memory usage increased (from about 37 MB to 51 MB)
Next step: I will deactivate the HCS App, restart Homey and observe the mentioned parameter.
Edit 2 (26.03.2023)
After disabling HCS and restart of Homey:
– Homey’s average load remains consistently high
– HCS CPU usage no change
– HCS memory usage still at 51 MB
Why is CPU usage and memory usage unchanged after disabling the app and a homey restart? ![]()
Next step: I deleted the HCS app.
Edit 3 (29.03.2023)
After deleting the HCS app and a following Homey reboot (PTP) I couldn’t notice any change in the average load.
@Peter_Kawa, the only apps I use from the HCS are App Version Checker and UnZ-Cure. And I’ve been using these apps for a very long time and haven’t had any problems so far.
That’s odd, I was noticing things got better. Maybe it is the combination of HCS apps running?
(my sysload is always above 1)
Apps:
< Timeline Manager² >
Broadlinkred
Cast a text to Google and Sonos
tadoZones
WebOS Plus
Any reason why the wheel just keeps spinning but the apps does not install. Ive installed the community app on to my HP23 via the windows app. Im trying to install google nest sdm app but yeah the wheels just spins and nothing happens ![]()
Info: After updating my HP23 to firmware v10.0.0-rc.73, my two apps from the HCS were deleted. The HCS app itself and the WebOS Plus app. On the HP23-Developer Slack Channel the problem has already been reported as I heard.
Same issue for me





