Energie Anzeige

Auf dem Screenshot sind ja die Angaben für eine Wallbox, Solarmodule, Haushalt und Netz vorhanden. Entweder sind die Angaben völlig falsch, oder fehlen.

Wie lassen sich diese Daten denn korrekt darstellen?

Easee Wallbox ist vorhanden, ein Balkonkraftwerk mit openDTU als Datenquelle (eingebunden via MQTT), ein kleiner Batteriespeicher (Hoymiles MS-A2) und zur Strommessung ein Shelly 3EM Pro.

Unter den Einstellungen der einzelnen Geräte finde ich keine Einstellungsoption, lediglich ob die Daten in die Energiemessung einfließen sollen.

Habt ihr eine Idee, wie das funktioniert?

Hast Du für Deine openDTU auch irgendein virtuelles Gerät erstellt, z.B. mit der Device Capabilities App?

Wie hast Du den Speicher in Homey eingebunden? Es existiert ja keine App.
Wenn Du den Speicher z.B. über einen SmartPlug oder ein UP-Modul angeschlossen hast, dann müsstest Du in der Geräteeinstellung bei Angeschlossen “Batterie” auswählen.

Vom Shelly habe ich keine Ahnung.

Korrekt. Dazu hatte ja mal jemand im Forum ne Anleitung gemacht, die wichtigsten Datenpunkte sind so eingebunden. Ich such gleich mal den Thread dazu raus.

Genauso, virtuelles Gerät und die Daten empfange ich per MQTT in Homey

Einen SmartPlug hab ich zwar nicht. Aber die Datenpunkte könnte ich als Batterie definieren. Muss ich gleich mal schauen

Hier die Datenpunkte vom MS-A2

Und hier die openDTU

Anleitung hab ich von hier

Poste mal bitte Screenshots von den folgenden Teilen der Konfiguration der AVDs:

openDTU
– Gesamtleistung
– Tagesertrag

MS-A2
– Ladestatus
– sys_bat_p

Also ungefähr so:

Anhand Deiner Screenshots kann man leider nicht erkennen, welchen Fehler Du gemacht hast.
Entweder hast Du, zumindest bei der openDTU, die falschen Capabilities, oder, was ich eher vermute, nur irgendwelche Icons für die verschiedeneren Parameter ausgewählt.

Kannst Du mir außerdem erklären, wofür die Bezeichnungen beim MS-A2 stehen?
Ladestatus: Laden/Entladen
sys_pv_p: akt. PV-Eingangsleistung
sys_bat_p: akt. Batterie Lade- bzw. Entladeleistung
sys_plug-p: ?
sys_grid_p: ? (akt. Bezugsleistung vom Energieversorger)
sys_load_p: ? (AC-Ladeleistung?)

Werden beim Laden und Entladen immer positive Leistungswerte (W) ĂĽbermittelt und der Ladestatus wechselt entsprechend zwischen Laden und Entladen?
Oder werden beim Laden positive, und beim Entladen negative Leistungswerte ĂĽbermittelt?

Tagesertrag ??

Das möchte ich nicht ausschließen. Habs halt so eingerichtet, das es optisch für mich passt

Ladestatus: charge, discharge, standby … jenachdem wie der Akku gerade arbeitet
sys_pv_p: Wieviel Leistung kommt vom BKW rein (+)
sys_bat_p: Wieviel Leistung geht in oder aus der Batterie (+/-)
sys_plug_p: Wieviel Leistung geht vom Speicher in die angeschlossene Steckdose (+/-)
sys_grid_p: Leistung Netz (+)
sys_load_p: Leistung Haus/Wohnung (+)

Siehe + - Kennzeichnung ein Block weiter oben
sys_bat und sys_plug: Beim laden der Batterie negativ, beim entladen positiv
Shelly und Hoymiles kommunizieren ja zusammen. Der Hoymiles versucht ja den Strom aus der Wohnung auszugleichen, daher ist das im normalen Betrieb immer annähernd 0.

Gehen wir von aus, das BKW liefert gerade 300W (sys_pv) und die Wohnung verbraucht 80W (sys_load), dann gehen 220W in den Hoymiles (sys_bat) und 80W in das Hausnetz (sys_plug).

Ja, aber das ist nur ein Status, eine Begrifflichkeit dieser 3 Werte: charge, discharge, standby

positive und negative Werte

Danke fĂĽr Deine MĂĽhe schon mal :slight_smile:

Okay, Problem gefunden. Bei beiden AVDs hast Du die falschen Capabilities (Fähigkeiten) für die einzelnen Parameter/Werte genommen. Anstelle von “Anzeigen als: Sensor (Default)”, bitte aus dem Drop-Down Menü bitte folgende Capabilities auswählen:

PV Anlage (openDTU)

  • Gesamtleistung (W) / Leistung Modul 1 + 2 (W):
    Leistung (sensor, measure_power)
  • Gesamtertrag (kWh) / Gesamtertrag Modul 1 + 2 (kWh):
    Energie (sensor, meter_power)
  • Temperatur (°C):
    Temperatur (sensor, measure_temperatur)

Limit Absolut (W) und Limit Relativ (%) können unverändert bleiben.
Ganz oben in den Geräteinstellungen bei Device Class bitte Solar Panel auswählen, falls noch nicht geschehen.

Mit Tagesertrag meinte ich das Icon oben rechts mit der Anzeige 620 Wh. Das ist doch der Tagesertrag der PV-Module, oder?
Wie auch immer, da es keine Capability für Wh sondern nur für kWh gibt, müsstest Du in Deinem Flow den Wert für die Wh zuerst mit einer Formel in kWh umrechnen lassen, bevor das Ergebnis dann in das AVD geschrieben wird. Kann ich Dir gerne erklären, allerdings würde ich vorher gerne wissen, ob Du eine Homey App für Variablen nutzt, wie z.B. Flow Temporary Variables, Temporäre Variablen oder Better Logic Library. Eine zusätzliche App ist kein muss, es funktioniert auch mit den Build-In Logik Flow Karten. Ich möchte nur wissen, auf Basis welcher Variante ich die Berechnung erklären soll.

Heimspeicher (MS-A2)

Mit dem Speicher gibt es eventuell ein Problem. Die Device Capability App scheint noch nicht komplett aktualisiert worden zu sein, insbesondere bezogen auf die Capabilities/Fähigkeiten, die für das Homey Energie Dashboard und Heimspeicher benötigt werden, es fehlt z.B. die Capability für den Ladezustand battery_charging_state. Trotzdem hier mal die notwendigen Einstellungen:

  • Device Class:
    Batterie

Dann noch folgende Capabilities über das Drop-Down Menü ändern:

  • Ladestatus:
    Theoretisch battery_charging_state, gibt es aber nicht in der DC App, deshalb so belassen.
  • sys_bat_p (W)
    Leistung (sensor, measure_power)
  • sys_pv_p / sys_plug_p / sys_grid_p / sys_load_p
    Sensor (default)

Damit im Energy Dashboard auch wirklich nur die Leistung (W) des Speichers angezeigt wird, kann nur dem Parameter sys_bat_p die korrekte Capability zugeordnet werden. Wenn man bei den anderen Parametern auch die Leistung (sensor, measure_power) Fähigkeit zuordnen würde, dann wüsste Homey ja nicht, welcher der 5 Leistungswerte die des Speichers ist.
Normalerweise löst man das man benutzerdefinierten Capabilities, z.B. measure_power1, measure_power2, usw., aber das ist mit der DC App nicht möglich.

Was ist eigentlich mit der aktuellen Ladekapazität? Wieviel Prozent der Speicher geladen ist? Werden dazu keine Daten per MQTT zur Verfügung gestellt?

Smart Meter (Shelly 3EM)

Da ich selber keinen Shelly zur Energieüberwachung nutze, sondern einen Hichi IR Lesekopf an meinem digitalen Stromzähler (mME) installiert habe, welcher mir die aktuellen Daten des Stromzählers per MQTT liefert, weiß ich nicht, ob man den Shelly für die Überwachung der aktuellen Gesamtleistung (W) und dem importierten und exportierten Strom (kWh) “out of the box” nutzen kann.
Hast Du diesen als Smart Meter eingerichtet, bzw. kann man das ĂĽberhaupt? Wenn nicht, dann kann man theoretisch ein weiteres AVD erstellen, von dem die Werte dann auch im Energy Dashboard berĂĽcksichtigt werden.

1 Like

Du bist genial

So langsam hab ich das nun auch etwas verstanden mit diesen Capabilities

Leider hat die Device Capability App einen Bug und zerschießt beim ändern der Einträge die Daten dahinter. Scheinbar werden die alten Einträge gelöscht und neu angelegt, was dann dazu führt, das man bei Rechtsklick auf das Gerät und bei Einblicke dann immer mehr Einträge bekommt die sich nicht mehr löschen lassen: missing parameter: uri

Und da ich da sehr penibel bin und die Anzeige gerne frei von Fehlern hätte, will ich die beiden Geräte für Speicher und Solar dann mal neu anlegen. Das mache ich aber dann morgen in Ruhe.

Beim Solar Gerät scheinen die Änderungen aber schon zu greifen, zumindest steht unter Energie jetzt eine 0 statt vorher der -

Ich mach das morgen alles neu und melde mich wieder.

PV und Batterie hab ich mal nach den Angaben eingestellt

Shelly kann ich Dir mal als Screenshot einstellen, einstellen kann ich da aber nichts. Ich nehme mal an, dass dies ĂĽber den Shelly Adapter schon korrekt reingeschrieben wird

Die Energieanzeige wird jetzt auch mit Daten gefĂĽllt, allerdings mit kWh statt Wh

Da die Daten des Shellys im Energy Dashboard (ED) angezeigt werden, also aktuelle Leistung (0.8 W), Netzbezug bzw. -einspeisung (-10 Wh), und der Hausverbrauch (2 kWh, Summe aus 2 kWh Solarerzeugung und 0 kWh Netzbezug), scheint alles in Ordnung zu sein.

Wo bist Du der Meinung, dass die Daten falsch sind? MMn sind die Daten im ED korrekt.
Die Einheit im ED wechselt automatisch zwischen Wh und kWh. Wichtig ist nur, dass die “Rohdaten” von allen beteiligten Geräten (openDTU, Speicher, Smart Meter) in kWh zur Verfügung gestellt werden, wie bereits in meinem letzten Post angedeutet.
Da das ED vermutlich den Gesamtertrag (kWh) Deiner openDTU nutzt, ist es eigentlich auch nicht notwendig, den Wert für den Tagesertrag von Wh in kWh zuerst umrechnen zu lassen. Falls Du es dennoch machen möchtest, sag einfach kurz Bescheid.

Weil ich das virtuelle Geräte heute morgen neu angelegt habe. 5min später hab ich in die Energie Anzeige reingeschaut und ich kann in dieser Zeit über ein 800W BKW keine 2kWh erzeugt haben, im Herbst, bei aufgehender Sonne um 7 Uhr.

Die Anzeige wie im Bild mit dem Haus zeigt 2kWh an. In der Statistikgrafik weiter unten wird alles in W angezeigt, das passt doch nicht.

Ich reiche gleich 2 Bilder nach.

Ja gut. Aber die aktuelle Leistung, dass was das BKW gerade abwirft, kommt aber als Wh rein. Dann muss ich den Wert ja doch zwischen erhalt und speichern einmal mit 1000 multiplizieren.

Der Gesamtertrag ist ja der Wert, der das BKW seit Inbetriebnahme vor etwa 14 Monaten erwirtschaftet hat. Daneben gibt es ja noch Gesamtertrag Heute, der Wert wird ja von der openDTU jeden Tag auf 0 gesetzt.

Unter dem Haus steht, das die openDTU 164,2 W bringt, dennoch ist die Anzeige oben 170 kWh. Wird hier sogar aufgerundet??

Wieso ist der Wert bei Haushalt identisch? Sollte hier nicht die Last stehen, die tatsächlich in Summe verbraucht wird? Den Wert habe ich im Hoymiles unter sys_load_p, während die 20Wh Netz am Hoymiles der Wert sys_grid_p sein müsste

Eine Frage hierzu noch: Gesamtertrag ist die Summe aus Modul 1 und 2

Wenn ich also jetzt mit Modul 1 450kWh erzeugt habe und mit dem Modul 2 350kWh wären das in Summe 800kWh. Darf ich dann trotzdem alle 3 Werte mit Energie bei Capabilities definieren?

Wäre das dann nicht doppelt, oder woher ermittelt Homey dann den korrekten Wert ?

Okay, lass mich versuchen das Durcheinander einigermaßen zu verstehen, und mögliche Fehlerquellen herauszufinden.

Die aktuelle Leistung des Wechselrichters von 164,2 W und die am Tag erzeugte Gesamtenergie in kWh sind erst mal zwei verschiedene Paar Schuhe. Klar, die 170 kWh bei einem BKW mit nur zwei PV-Modulen sind natĂĽrlich falsch.
Hilfreich wäre es gewesen, wenn Du zum Zeitpunkt des Screenshots mal die Werte aus der openDTU verglichen hättest. Wobei die Leistungsanzeige (W) sicherlich korrekt ist und wir diesen Punkt erst mal vernachlässigen können.

Ich bin mir halt nicht sicher welchen kWh-Wert das ED vom openDTU AVD für den PV-Ertrag nutzt. Aufgrund der 170 kWh würde ich jetzt vermuten, dass der Wert Gesamtertrag Heute genommen wird und aufgrund der falschen Einheit, Wh anstelle von kWh, auch ein utopischer Wert angezeigt wird. Deshalb wäre der nächste Schritt den Wert Gesamtertrag Heute von der openDTU zuerst durch 1.000 zu dividieren und dann erst in das AVD schreiben zu lassen.
Wenn Du damit nicht klar kommst…

In der Hausansicht des EDs werden generell nur die Verbräuche in Wh bzw. kWh angezeigt, und keine Lasten (W)! Für eine detaillierte Erklärung schau Dir bitte diesen Support Artikel mal an: Understanding the Homey Energy tab

Ăśber das Icon image oben rechts kann man den Text auch auf Deutsch anzeigen lassen.

Warum die Werte bei Solarmodule und Haushalt identisch sind, kann ich spontan nicht 100%ig sagen. Vermutlich aufgrund des utopischen Wertes von 170 kWh, so dass die anderen Verbräuche zwar berücksichtigt wurden, aufgrund von Rundungen aber gar nicht ins Gewicht fallen.
Ich bin mir auch nach wie vor nicht sicher, ob der Shelly 3EM tatsächlich als Smart Meter erkannt wird. Schließlich wirst Du ja zum Zeitpunkt des Screenshots nicht nur 20 Wh verbraucht haben. 20 Wh wäre der Verbrauch einer 20 W Lampe, die eine Stunde lang eingeschaltet gewesen wäre.

Hm, also ich habe in meinem Wechselrichter AVD überall die Capability meter_power hinterlegt, wo kWh als Einheit benötigt wird. Das sind bei mir folgende sechs Daten:
– Gesamtertrag Heute
– Gesamtertrag
– Gesamtertrag Modul 1
– Gesamtertrag Modul 2
– Gesamtertrag Modul 3
– Gesamtertrag Modul 4
Dennoch wird auch nur der Wert von Gesamtertrag Heute im ED korrekt angezeigt.
Ob sich das ED nur den ersten Wert zieht? :man_shrugging:

Hier mal ein Screenshot von meinem ED inkl. der AVDs fĂĽr mein BKW und dem Smart Meter:

Wie im Screenshot bereits angemerkt, wird der Energieimport (Netzbezug) und der Energieexport (Netzeinspeisung) kumulativ von den tatsächlichen Werten unseres Stromzählers berechnet, da ein Stromzähler keine Tageswerte zur Verfügung stellt.
Wir könnten von Deinem Shelly 3EM auch ein AVD erstellen, was den Energieim- (Total Energy) und -export (Total Energy Returned) auch kumulativ berechnet. Ob es hilft, keine Ahnung.

Ăśbrigens fehlt in Deinem ED noch der Heimspeicher. Hattest Du das AVD dafĂĽr schon neu erstellt? Wenn ja, dann stimmt auch damit was nicht.

Dazu hier die zwei Screenshots mit etwa 5sek Versatz

Das wäre hiermit dann ausgeschlossen.

Ich finde die Zahl 119 kWh aus dem aktuellen Screenshots nirgends. ich kann nicht sagen, welcher Wert das sein soll.

An sowas dachte ich auch schon, kriege ich auch hin, aber das scheint es ja dann auch nicht zu lösen.

Weder noch.

So bin ich bisher auch von ausgegangen. Aber ich hätte hier halt schon gern korrekte Werte oder würde gerne verstehen, wie es dazu kommt.

Immerhin hab ich Dank deiner Hilfe jetzt ĂĽberhaupt Werte da drin :slight_smile: bisher war Solar und Haushalt immer leer

Werde ich mir gleich mal anschauen

Jetzt nicht mehr. Während ich diese Zeilen schreibe sind die Werte auf 127kWh Solar und 128,9kWh Haushalt gestiegen.

Ich denke schon. Wie könnte man das prüfen?

Doch das passt. Weil der Hoymiles Speicher mit Angabe von Strom den Verbrauch der Wohnung immer ausgleicht und ihn so über den Tag (bis der Akku Abends leer geht) auf schwankend 0Wh hält.

Hier siehst Du an der grĂĽnen Leitung ĂĽber den 2W Netz, das gerade Strom eingespeist wird.

An Phase A hängt der Hoymiles. Etwa 3sek. später erfolgte dann dieser Screenshot. Auf Grund der Schwankungen kriege ich die gleichen Werte nicht auf 2 Screenshots.
Die Summe der 3 Phasen (A, B, C) ergeben dann die aktuelle Leitung von -1,15W.

Sollte ich das dann auch mal versuchen?

Beide Werte liefert der Shelly ja bereits als Datenpunkt. Nur kann ich diese nicht bearbeiten und hier bspw. eine Capability zuordnen

Ja habe ich. Wo fehlt der denn??

Korrekt, kann ich auch ĂĽberhaupt nicht nachvollziehen. Die beiden Werte, 119 kWh im ED und 404 Wh in der OpenDTU, stimmen ja ĂĽberhaupt nicht ĂĽberein. Wenn es nur am fehlenden Umrechnungsfaktor liegen wĂĽrde, dann mĂĽsste im ED ja 404 kWh stehen. Ich habe also auch keine Ahnung, wo die 119 kWh herkommen.
Hast Du bei anderen Geräten mit Energieaufzeichnung, z.B. Smart Plugs, Wall Sockets, Mehrfachsteckdosen, UP-Module, in den Geräteeinstellungen → Angeschlossen eventuell auch Solar Panel ausgewählt?
Der Leistungswert im ED stimmt ja zumindest mit dem in der OpenDTU ĂĽberein.

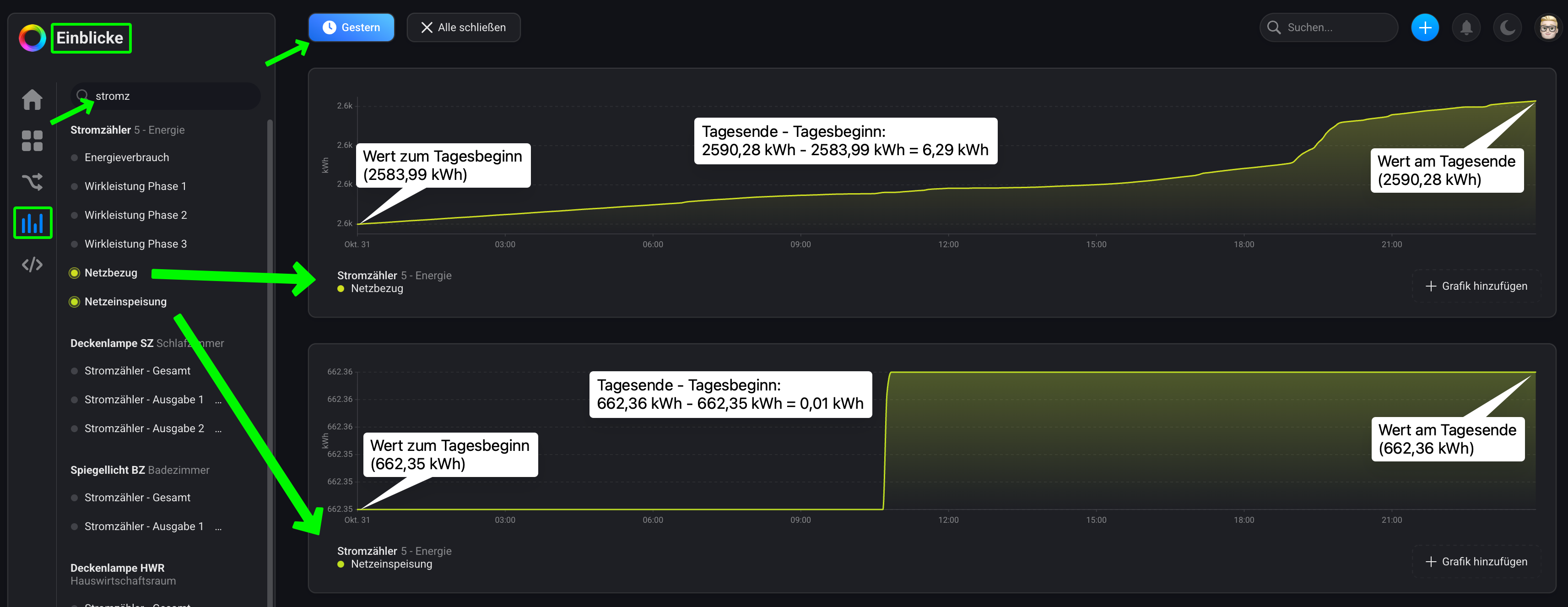
Du könntest z.B. die gestrigen Werte aus dem ED mal mit den Insight (Einblicke) Werten vergleichen.
Im ED müsstest Du oben rechts auf Heute → Gestern → Bestätigen tippen und in der Grafik Elektrizität Insgesamt Dir die Werte Importiert (Netzbezug) und Exportiert (Einspeisung ins öffentliche Netz) notieren:

Die entsprechenden Insight (Einblicke) Werte kann man am besten in der Homey WebApp überprüfen. Dazu müsstest Du in der WebApp die Ansicht Einblicke aufrufen und in dem Suchfeld nach Deinem Shelly 3EM suchen. Anschließend wählst Du die Parameter/Capabilities Total Energy und Total Energy Returned aus, damit diese als Grafik angezeigt werden. Dann den Zeitraum ebenfalls auf Gestern ändern und jeweils den Wert vom Tagesende mit dem des Tagesbeginns subtrahieren:

Die errechneten Werte sollten dann mit denen aus dem ED ĂĽbereinstimmen.
Das sind die Werte aus meinem Beispiel:

Energy Dashboard Einblicke
Importiert / Netzbezug: 6,3 kWh 6,29 kWh
Exportiert / Netzeinspeisung: 0 kWh 0,01 kWh

Da sowohl die Werte im ED gerundet, und die Werte in Einblicke interpoliert werden, können geringe Abweichungen zustande kommen.

Poste mal Screenshot von Deinem aktuellen OpenDTU AVD, also die Einstellungen im Bereich Wartung → Reparatur versuchen.

Ist eventuell ja auch nicht notwendig, wenn die Werte aus dem ED und den Einblicken ĂĽbereinstimmen.
Bei “echten” Geräten kann man die Capabilities nicht ändern.

Na ja, in Deinem ED fehlen sowohl die Energiewerte als auch eine entsprechende Kachel. Hier mal zum Vergleich ein Screenshot vom ED aus dem von mir verlinkten Support Artikel, in dem die Werte und Kachel dargestellt sind:

Poste mal Screenshot von Deinem aktuellen MS-A2 AVD, also die Einstellungen im Bereich Wartung → Reparatur versuchen.

Nö, alles Standard. Das einzige was ich eingerichtet habe, sind diese beiden Geräte (openDTU und der MS-A2)

Wenn ich aktuell rein schaue, scheint es zu passen. Das Solar hat heute einen Ertrag von 9Wh bisher gebracht, im ED werden 9kWh angezeigt.

Ich beobachte das mal den Tag ĂĽber, ob die Zahlen weiterhin ĂĽbereinstimmen.

Was mir dabei auffällt: Netz + Solar ist immer gleich Haushalt

Wenn ich es richtig abgelesen habe, passt das.
Im ED werden von gestern 6kWh importiert - 0,5kWh exportiert also in Summe 5,5kWh insgesamt angezeigt.
Unter den Einblicken ergibt sich in der Differenz von Tagesbeginn zu Tagesende annähernd die gleichen Werte.

Siehe Download

Okay, der auf deinem Screenshot gezeigte Batterieblock fehlt tatsächlich bei mir

Siehe Download

Was denn jetzt… :wink:
Irgendwo ist der Wurm drin, im Moment weiĂź ich aber noch nicht wo.

OpenDTU AVD

Bitte bei ALLEN Nummernfeldern mit der Capability meter_power (kWh) den Haken bei Kumulativ Importiert entfernen. ĂśberprĂĽf danach mal die Werte im ED, ob diese dann korrekt sind (bis auf den falschen Faktor). Wenn nicht, dann mĂĽsstest Du das AVD eventuell mal komplett neu erstellen.
Der Rest ist okay.

MS-A2 AVD

Die vorhandenen Parameter mĂĽssten prinzipiell korrekt sein, wobei beim Ladestatus eigentlich die Capability battery_charging_state genutzt werden mĂĽsste, was in der DC App aber ja noch nicht hinterlegt ist. Du kannst im entsprechenden App Topic (Link) ja mal darauf hinweisen, dass diese Capability noch fehlt. Am besten das Topic vorher mal checken, ob darĂĽber bereits berichtet wurde.
Was meiner Meinung nach aber fehlt, ist mind. ein Parameter vom MS-A2, der ĂĽber die Energieeinspeisung ins Hausnetz in kWh informiert.
Bis auf die Leistungswerte der PV-Anlage und des Smartmeters (Shelly) in W, werden ja alle anderen Werte in Wh bzw. kWh. Vermutlich taucht deshalb die Batterie noch nicht im ED auf.

Umrechnung Wh in kWh

Als erstes musst Du für die Berechnung eine numerische Variable erstellen. Und dann den eingehenden Wert yieldday Deiner OpenDTU mit folgender Logik Karte berechnen…

…und das Ergebnis in das AVD schreiben lassen:

Das ist sys_plug_p

Auf den Rest antworte ich heute Abend