does anyone know what happens if I delete the unused aqara relay switch? does it remove both L1 and L2 from homey? Or does it just delete the one. In which case, would you also need to pair again to get a switch back?
Be patient?
Version 1.11.2 has been released to the app store: Aqara App for Homey | Homey
Changelog:
- Add support for the Motion Sensor T1 (RTCGQ12LM),
- Add support for the Wireless Knob switch H1 (ZNXNKG02LM),
- Add support for the Wireless Remote Switch H1 Single (WXKG14LM),
- Add support for the Wall Switch H1 Triple - No Neutral (QBKG29LM).
- Update temperature setpoint range for Smart Radiator Thermostat E1 (SRTS-A01).
- Add diagnostics option to show correct FW version.
- Full translation of the app (all languages currently supported by Homey)
For the people (still) experiencing issues where the T1 devices do not report data.
- Please re-include these devices based on this version.
- If still no data is reported, please submit an app diagnostics log and ADD in the comment field the devices firmware version (starting with 0.0.0_)
Hi,
thanks for continuously integrating new devices, it’s great to see app alive again.
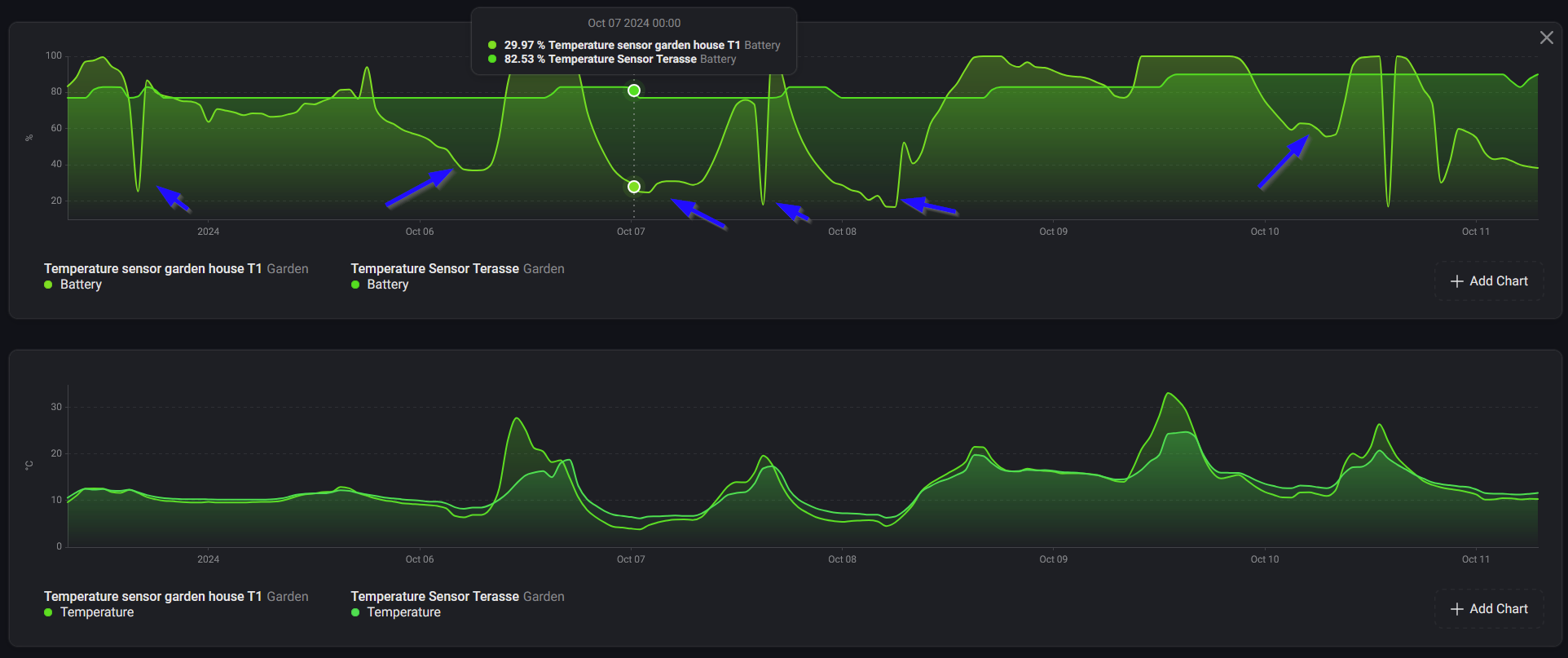
Would you have any comments on this one please ? I guess you are calculating battery level based on voltage instead of battery level provided by the device, correct (as we know how unreliable it is on Aqara) ? Quick win could be to add battery level threshold to trigger Battery alarm. Add temperature coefficient for battery level calculation based on external temperature and actual voltage would be awesome but I know you prefer to keep things simple. Anyway, there is difference between old and newest T1 sensor in way battery level is obtained and even having those sensors on same places, it produced different battery level during day.
Asking AI for little bit of experimentation (not sure it would work but happy to test it eventually) :
Hi, just added the Mini T1 Switch, adds fine, does not register button presses in flows, have removed and re-added as well…anyone know how to view a zigbee log to debug ?
UPDATED : Was a faulty switch out of box failure, added another and working fine.
There is no such way, moreover this rather sounds as issue in the app itself. While the source code is not public anymore, only developer can comment.
Hi,
I wanted to reach out to request the integration of the Aqara U200 smart lock into the Homey Pro platform. It would be fantastic if this could be made available for the early 2019 version of Homey Pro.
Thank you for considering this request! I look forward to your response.
Hi.
I need help since I am unable to use my ‘Door and Window Sensor T1’ with Homey. It is a longer saga, first reported here: Aqara Door and Windows sensor T1 issue but I guess I never actually officially reported the problem here in this thread. But since the latest app update did not fix the issue, I thought I better do that. Hence this post.
The adding of the device to homey goes through without any problem. But it never triggers. And I have confirmed that it is not the sensor that is malfunctioning. (I just bought the smallast Aqara hub I could buy and tested the sensor. I was hoping I could do a firmware update to fix any problem, but firmware was up to date.) And I really want the sensor to work without using an aqara hub.
I have other Aqara sensors that work fine (non-T1)
I have an ‘Early 2019 Homey Pro (non-pro)’, fully updated and the latest Aqara homey app.
I was able to ‘interview’ the sensor so I can provide that if needed.
best regards,
Arnar
Does changing the location of the sensor and re-pairing it close to a zigbee router device make any difference?
nope. Done both close to homey, and at different locations. Even tried to match the location of the existing sensors, but no luck.
![]()
What brand/model is device #5?
it is a philips hue bulb. Device 34 and 35 work just fine
Apologies if this is covered already. I really tried to read through all comments that mentioned that “Dual relay module T2”…
Great that the Dual relay module T2 is supported in the app. If this device is used with Amara’s own eco system one can let it set a pulse / close the dry contacts for a certain time. Ideal for my use case when I want to use it with a garage door openinge/closer.
But it seems in this app the puls feature is not supported. Can this be added please?
I know and understand one can program flows that will turn it of after it has been turned on etc. but I instantly rather use the built in feature. Especially since my current solution fails and the flows in Homey keeps my dry contact open for so long that the garage door closes without me wanting it.
Thanks for the great support with the app work and helping us use Aqara-devices with Homey!
Do you reckon that the H1 Triple no Neutral will work with H1 Triple with Neutral?
Been waiting for the H1 Triple with Neutral would love to help if that can be put on the roadmap.
Same here. I’m on the Homey Bridge. Tried the same sensors on a Homey Pro (2023) and they work. Also old Door/Window sensors still work on the Homey Bridge. Must be an issue with the T1 sensors on platforms other than Pro 2023.
Good morning everyone. I want to install H1 switches without neutrals to replace my old switches. Only I would like them not to completely cut off the electricity of the bulbs so that I can continue to manage them even with the switch off.
I think this is called the tenfold or wireless mode.
How can I do this in the application?
Hi There, I have a small question regarding the temperature and humidity sensor: This one does not trigger homey anymore after a large humidity change as it was before the latest update. Now my fan does not get activated anymore after a shower. Does someone experience the same behavior?
2 Temp sensors and 1 water sensor not reporting any data.
08734c16-a81d-48e8-b636-49a5984b294c
Try this: re-pair the device, without removing it prior to that.
Homey will say “sensor already exists”.
Just hit “OK” and restart the Aqara app.
Try the same as Peter suggested or on HP23 perform the maintenance. It has nothing to do with the app itself, it’s Homey or your Zigbee mesh/network problem, unfortunately or some additional devices incompressibilities, all is already mentioned here in this thread. Also check the batteries, if they are ok.

