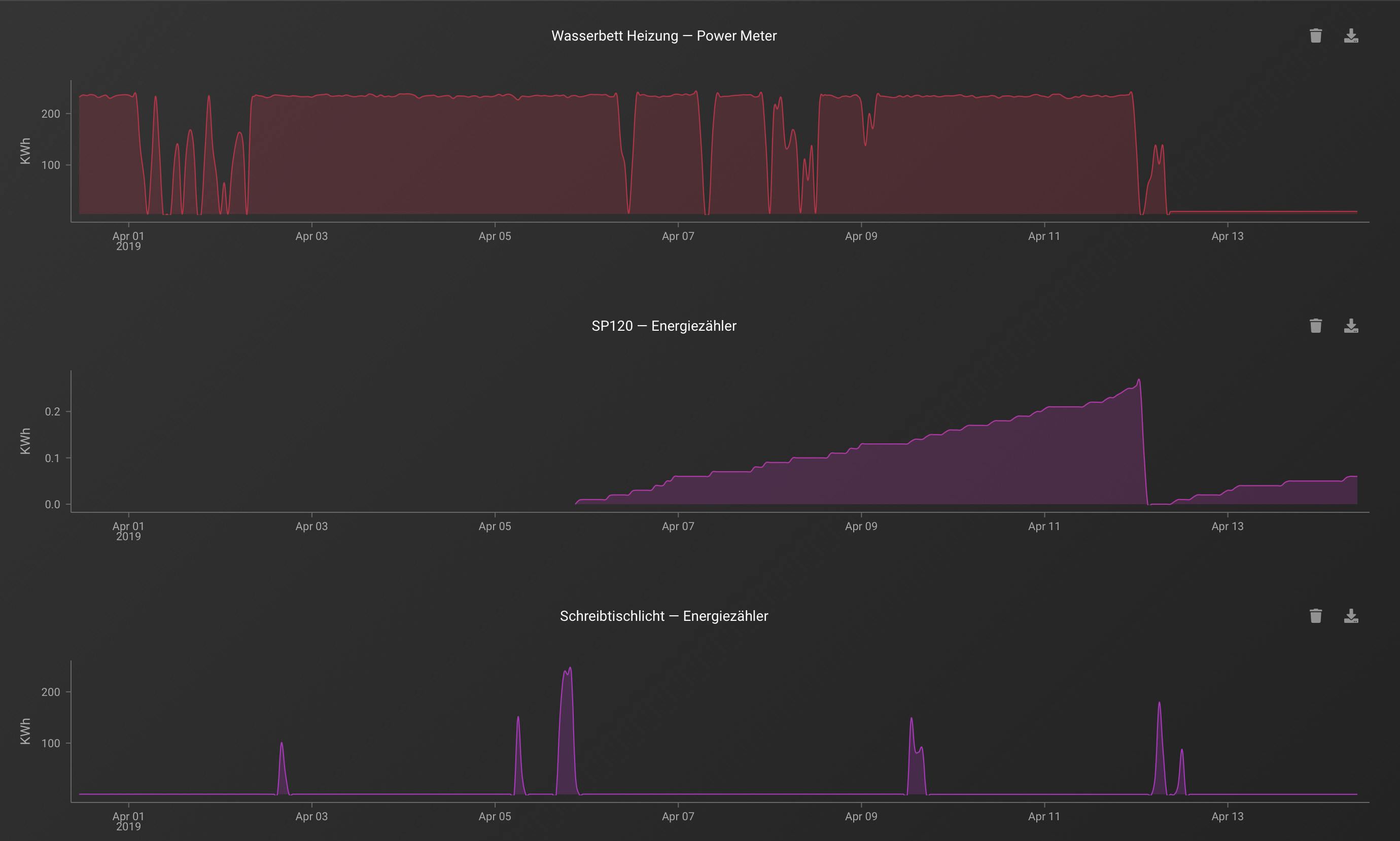
Ich habe bei der Erfassung des Summierten Verbrauchs mit den Devolo Plugs 2 und den Inne Plugs Probleme!
Sind es die Geräte die so einen Unfug Reporten, liegt es an der Implementierung der Geräte oder bringt homey irgendwas durcheinander?!
Wie sehen bei die Verläufe den bei euch aus?
