For several days now, I have had strange failures in my home.
bad internet, sometimes perfect other times it says the router is offline. problems almost always smarthome related e.g. Shelly products.
my phillips hue lamps which are linked to the phillips hue brigde seem to be super slow to respond. when i walk past the motion sensor it sees me immediately (also says the hue app) but almost a minute later the lamp turns on, or sometimes not at all.
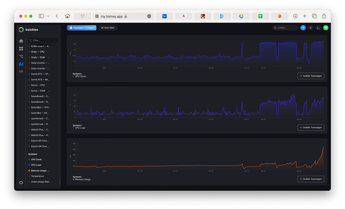
Also my homey is off the hook. No idea why. i was looking through the insights and i noticed that the last few days my memory has grown a lot and so has the CPU load.
Also, the temperature of the homey has risen from always around 48-50 degrees to now 56+ degrees.
Anyone have an idea where to look?
I have a homey pro 2023 with a cm4 upgrade for a while now.
Which app has the highest memory usage? And / or which app has a recent major increase of memory usage?
it can hardly be a coincidence, yesterday when someone came home and now again when my wife woke up. the times match. i first thought it was zigbee related but as you can see the ram of button+ and google sheets also go up.
The only thing I did before the problems started is to add 1 person as a guest who is currently staying with us.
Yeah that’s odd.
I think it’s the memory and cpu is not increasing thát much, to worry about.
Also you have to know the cpu gets throttled at 80 to 85°C, so to me a temporary increase to 56°C is still a very decent cpu temp, and not interesting, in my eyes that is.
I don’t say nothing is going on, but I wouldn’t worry about it.
Completely correct what you say about the numbers, but it’s quite annoying that some apps almost stop working or are super slow
And by the looks of it, it actually always happens on presence or sleep presence
This morning again
Thx, Robin. Maybe you can discuss with the developers of the apps involved, f.e. the diagnostic reports possibly can reveal some clues for them.
1 Like
I made a support ticket to Athom, so will wait for their response first. Am curious 
1 Like