Homey Modifikationen und Umbauten

Ich geh davon aus, dass die APP nicht optimiert ist. Der Mosquito Server auf einem Unix verbraucht kaum ressourcen.

Du kannst im HUB auch noch ne Menge konfigurieren, so zum Beispiel, dass nicht jeder stuaus zu jeder Zein gesendet wird. Musst Du mal ein wenig mit rumspielen.

Ich denke beim neuen Homey ist noch nicht alles so, wie es sein könnte.
Wenn du im direkten Vergleich zum Alten die Größe von Apps vergleichst, ist der Neue noch ein Speicherfresser. Ich denke, dass es noch einiges zu optimieren gibt. Bei mir läuft der Mosquitto Broker auch auf HA. So wie @schmucke beschrieben hat, frisst er da nahezu null Systemleistung.

1 Like

moin,
wenn man nur den Kühlkörper tauschen will, muß man trotzdem die ganze Platine (5PIN) ablöten um an die Schraubenköpfe zu kommen? :roll_eyes:



Man kommt ja auch nicht von der Seite mit einer Spitzzange :man_facepalming:t3: ran ohne das Gehäuse abzubauen - oder seh ich das falsch??

1 Like

Du hast leider recht. Wenn der Kühlkörper getauscht werden soll, musst du von unten an die Schrauben ran. Die Muttern oben lassen sich nicht drehen, weil sie am Kühlkörper anstehen.
Warum einfach, wenn es auch wesentlich komplizierter geht.
Deine Garantieansprüche sind allerdings futsch, wenn du diese Operation machst.

1 Like

ja auf so etwas warte ich :slight_smile: oder ich bau den selbst um… aber derzeit gibt es die Platine nicht zum vernünftigen Preis, richtig?

mein HP23 fährt nach einigen Tagen (in der Nacht) auf die Nase, wegen zu wenig RAM

Richtig, die CM4 Module sind noch sehr teuer.
Ich kann dir sogar sagen, warum dein Homey abschmiert. Das nachts startende Backup, braucht 20% freien Arbeitsspeicher. Wenn du den nicht mehr hast, kann Homey sich aufhängen.

2 Likes

So etwas meinte jemand bei slack nur nicht so detailliert

Dann deaktivere ich mal temporär das automatische Backup

Was wäre denn ein vernünftiger Preis?
Bei BerryBase gibt’s das 8 GB Modell für unter 115 €. Allerdings nur, wenn man (kostenloses) Clubmitglied ist.

Ich denke beim Preis hat jeder seine persönliche Schmerzgrenze. Wenn man den Berichten glauben schenken will, werden die CM4 Module bald wieder in ausreichender Stückzahl vorhanden sein, was sich natürlich auf den Preis auswirkt.
Wir werden auch sicherlich nicht ewig warten müssen, bis Athom eine 8 GB Version von Homey auf den Markt bringen wird. Seitens von Athom wurde schon an User die Frage gerichtet, was sie bereit wären, für eine solche Version zu bezahlen.

Das ist die falsche version ohne Bluetooth und Wifi.

Die mit ist leider, immer noch, ausverkauft.

1 Like

Ok, wusste ich nicht.

Danke trotzdem für die Suche :wink:

Moin,
vor der warmen Jahreszeit wollte ich mich mal um die Kühlung kümmern.
Heute mal in die Statistik geschaut (seit 14Tagen aktiv).
Heute nacht hat die CPU-Temp. um 1:45 eine Stufe um ca. 2C° gemacht - warum ?? :roll_eyes:
Zum Vergleich habe ich den Bewegungsmelder genommen den neben dem homey steht.
Dort sind zu der Zeit keine Temp-Änderungen zu sehen.
Jedenfalls kann man den Kühler bei 59C° fast nicht mehr anfassen.
Hab dann versucht den Deckel vorsichtig zu öffnen - Knack-Knack-Knack - alle Nasen ab :face_with_raised_eyebrow: :weary:
Wenn ich mir das so anschaue - wie soll das zerstörungsfrei zu machen sein??
Na gut nu ists zu spät.
Also ran an die Kühlung - den Deckel ab hat in 30min fast 10C° gebracht - toll.
Wenn ich ganz mutig bin. besorge ich mir einen größeren Kühlkörper :wink:




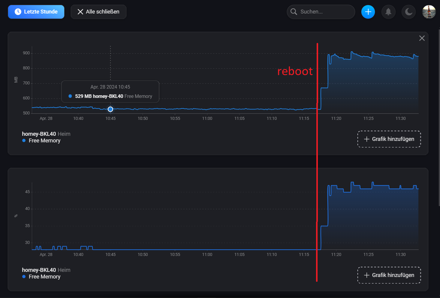
Bei der Gelegenheit mal einen Reboot gemacht.
… und 350MB - Ram freigemacht !!
Wo kann das herkommen, daß der Ram so volläuft (Sysinternals) ??

Habe mal den Kai angeschrieben wegen einem Deckel …

Ging bei mir damals ohne das abbrechen der Nasen :man_shrugging:. Ist aber egal, du wirst den Deckel eh nie wieder drauf machen.
Ich würde tunlichst die Finger von dem Kühlkörper lassen. Den bekommst du nur von unten gelöst, ist ein riesen gefrickel. Es gibt da wesentlich effektivere Möglichkeiten.
Meine Modifikation oben läuft bis zum heutigen Tag und hat erfolgreich auch den letzten Sommer überstanden. Sommer wie Winter, kommt der Prozessor nicht mehr über 30 Grad.

Ja, stimmt. Dann lieber nen kleinen Lüfter drunter.

Wenn du nichts an der Elektronik von Homey fummeln willst, hol dir einen 12 Volt Lüfter und klemm den an ein separates Netzteil. Die hohe Schule ist dann noch einen Shelly RGBW zwischen Netzteil und Lüfter zu klemmen. Du hast dann eine temperaturabhängige Lüftersteuerung, die je nach Temperatur des Prozessors die Drehzahl regelt.

Schau mal hier:

Der Deckel mit versetzter Öffnung bietet Platz für einen kleinen Lüfter, ohne extra Platz nach oben zu benötigen. Der Lüfter sitzt dann neben dem Kühlkörper.

Moin, ja Danke habe schon Kontakt mit Kai.
Läuft :grin:

Moin,
ich teste gerade hochwissenschaftlich eine “Heatsink-Extension”.
Habe noch solche Abschnitte von ALU-Bastelprofilen rumzuliegen gehabt.
Die passen genau zwischen die Kühlrippen des CM4.

Versuch 1:
Das hat nur zum Anfang etwas gebracht, bis die Profile durchgewärmt waren. Ich denke das es dort eher zum Wärmestau kam statt Kühlung.

Versuch 2:
hat nochmal ca. 4-5C° gebracht - aber nicht praxistauglich. :sweat_smile: :rofl:



Ich habe noch etliche Kühlkörper von meiner HTPC-Bastellei rumliegen - aber wegen den Demontageproblemen lass ich das lieber …

Ich denke mit einem anderen passiv-Kühlkörper könnte man noch viel erreichen.
Ich verstehe nicht, warum Athom den Standardkühler gewählt hat und nicht wenigstens einen vergrößerten - und steckt das Teil dann noch in ein unbelüftetes Gehäuse … :man_facepalming:t3:
So, schönen Sonntag :+1:t3: :sunglasses:

1 Like