Homey Modifikationen und Umbauten

Du weißt doch, Design ist alles. Ich drück es aber mal mit meiner liebevollen Art aus: da scheiß ich drauf, Homey ist kein Kunstwerk oder Designobjekt. Dir wird auch im Sommer warm, wenn du Krawatte trägst. Ist die Krawatte weg und das Hemd aufgeknöpft, geht es bei Hitze schon besser.
Wenn du ernsthaft und auf Dauer die Temperatur von Homey senken willst, brauchst du was, dass die warme Luft nach aussen schaufelt. Schau dir PC’s an, wie die das machen.
Für € 7,90 gibt es hier etwas nettes:

Semiprofessionell, könntest du auch mit Peltierelementen die Kühlung unterstützen, aber das ist alles zu kompliziert.
Wenn es dir rein um die Temperatur geht, einen 80mm Lüfter oben drauf und die Temperatur geht mit dem original Kühlkörper steil nach unten. Ganz am Anfang dieses Threads gibt es ein how to.

Ja ist schon klar - ist ja mehr nur als Spass zu werten - wenn die Temp so bei 50C° rumdümpelt ist das (vorläufig) schon OK für mich - für aktiv brauche ich auch wieder extra Zuleitung mit NT usw…
Athom hätte einfach den Deckel komplett als Kühlkörper ausführen brauchen. Aber das ist dann auch wieder schlecht für die Antennen in der Büchse.

image

Ich liebe das rohe Design, es verleiht deinem Homey Charakter haha

1 Like

Charakter, richtig, ich finde es sieht aus wie die Skyline von Enschede.
confused-confused-look (1)

1 Like

Seit dem August / 23 verwende ich eine aktive Kühlung mit PWM-Regler und habe damit keine Probleme - und das bei Beibehaltung des bestehenden Designs von Homey 2023.


1 Like

pragmatisch-quadratisch-praktisch-gut = :de:
:wink:

Aber: -5C° :man_shrugging:t2: :+1:t3: :sunglasses:


Über eine Wasserkühlung sollte man sich mal Gedanken machen :stuck_out_tongue_winking_eye:. Für den normalen Raspi gibt es das schon und vom Design her wäre es geil.

2 Likes

Aber dann kann man auch ans übertackten nachdenken … :stuck_out_tongue_winking_eye:

Mal eine generelle, aber ernst gemeinte Frage zum Thema Temperatur beim HP23.
Hat jmd. von Euch bereits einen Beitrag gesehen, in dem ein nicht modifizierter HP23 aufgrund von zu hohen Temperaturen den Geist aufgegeben hat?

Nein.
Es ist lediglich eine Tatsache, dass ein Rasperry CM4 Modul, seine kritische Temperatur bei ca. 80 Grad erreicht. Was ich bisher gelesen habe, ist ein Homey mit 60 Grad Prozessortemperatur, nicht wirklich eine Seltenheit. Es kommt jetzt natürlich darauf an, wie warm ist die Umgebung und wo steht, oder worin steht der Homey.
Da ich meine aktive Homey Kühlung jederzeit abschalten kann, habe ich mit dem early23 ein paar Experimente gemacht. Die höchste gemessene Temperatur waren 77 Grad. Dabei stand Homey provokant oben auf meinem Verstärker und musste noch die Abwärme des Selbigen ertragen. Zugegeben, so einen blödsinnigen Standort gibt es selten, aber es hat mir gezeigt, dass Homey durchaus an seine thermische Grenze kommen kann. Natürlich spielt auch die Belastung des Systems eine entscheidende Rolle. Die Temperatur steigt im Verhältnis zur Auslastung des Prozessors.Selbst beim normalen Raspi 4, wird eine aktive, oder groß dimensionierte, passive Kühlung empfohlen.
Ich habe schon mehrfach beschrieben, dass es die Entscheidung von jedem selbst ist. Für mich persönlich ist es einfach beruhigend zu wissen, dass mein Homey im Dauerbetrieb deutlich unter 40 Grad hat und der heiße Sommer kommen kann.

Dass eine Kühlung durchaus sinnvoll ist, steht außer Frage, ist ja nichts Neues.
Sollten aber bereits mehrere HP23 abgeraucht bzw. aufgrund zu hoher Temperaturen ausgefallen sein, dann würde ich mir mal Gedanken machen, ob und wie ich eine bessere Temperaturableitung realisieren kann.
Da bislang aber keine Fälle bekannt sind, ich habe zumindest weder hier im Forum noch auf Slack auch noch keinen Beitrag gesehen, werde ich erst mal nichts unternehmen und das ganze weiter beobachten.

Es ist im Moment kein akuter Handlungsbedarf, aber es besteht durchaus die Möglichkeit, dass bei ungünstigen thermischen Verhältnissen, Homey an seine Grenzen kommt.
So wie ich getestet habe, bedarf es einer zusätzlichen Wärmequelle (mein Beispiel Verstärker), dass Homey der Exodus-Temperatur nahe kommt. Um den Teufel mal an die Wand zu malen, würde ich Homey im Hochsommer nicht bei einer Umgebungstemperatur von 35 Grad in der prallen Sonne stehen lassen.

Moin,
Mein homey hat nun wirklich nicht viel zu tun - denke ich …
Aber ich habe da ein ungutes Gefühl, wenn sich die CPU langweilt und man Kühlkörper kaum anfasse kann - bei offenem Deckel !
Also immer so bei 60C. Das öffnen hat ja schon mal -10C gebracht.
Ich bin noch etwas am basteln mit den Aluplättchen. Ich denke da werde ich dauerhaft bei 40C bleiben - da fühle ich und der CM4 sich schon wohler.
Sicher wird Athom sich strikt an die Einbaurichtlinien vom Hersteller halten.
Ich hätte aber kein Problem mit grösserem Kühlkörper und etwas höherem Gehäuse gehabt.
Es gibt da schon schöne passive von der Stange für den cm4.
(der hier z.B.
Mal ne andere Frage.
Könnte es sein, dass die Sysint-App CPU-Last erhöht - somit auch die Temp?
Ich würde ja gerne mit dem IObroker auf den homey zugreifen und Temp und cpu-Last auslesen.
Dafür müsste aber sowas wie lm-sensors auf dem homey laufen, ausserdem benötige ich ssh zugang zum homey - geht das ???
Grüsse

Jede aktive App auf dem Homey erhöht die Last und somit auch die Temperatur.

Nein, zur eigentlichen Firmware hast du keinen Zugriff. Wenn überhaupt, könntest du mit Homey Script etwas bauen, aber das wäre den Aufwand nicht Wert.

Ich habe eine App für (Docker) Hompage-App geschrieben, die genau das macht, eventuell kannst Du sie verwenden.

Wenn nicht, dann kannst Du selber etwas “Basteln”, denn die App besteht nur aus ca 10 Zeilen Code…

The tiniest Homey-App ever :rofl:

Gruss Chris

1 Like

Ich hatte das mal per Flow und HomeyScript gemacht. Das Auslesen ist aber eine recht ressourcenfressende Aktion. Wenn man das alle 5sec macht, ist nach ein paar Minuten der RAM voll.

Moin,
oh das sieht gut aus. :+1:t3:
Ist bei mir aber wie Perlen vor die Säue werfen. :stuck_out_tongue_winking_eye:
@ChrisG Danke trotzdem für deinen Hinweis. :+1:t3:
Ich habe angenommen die Sysint-App zieht mehr CPU-Last wegen der vielen Sensorne/Protokolle die die App erzeugt.
(früher gab es mal solche PC-Benchmark-Programme die dann zusätzlich Last erzeugten)
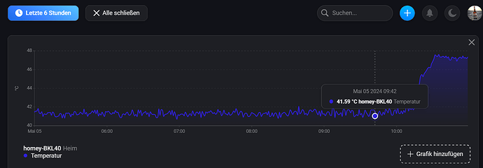
Ich habe jetzt mal ein paar Stunden einen Temp-Sensor an den Kühlkörper gelegt und die App deaktiviert. - An der Temp hat sich nix geändert - am ALU-Blech immer so ca.35C°
Also ich denke zu viel von den ALU-Wärmeableitern bringt auch nix, eher Gegenteil.
Habe jetzt 4 Bleche auf den Kühlkörper gedrückt - die CPU-Temp pendelt sich jetzt bei ca. 45C° ein.
Also nur Deckel ab ~50C°, mit den Blechen ~45C°.
Das muß reichen und ich wollte da nicht mehr viel Zeit investieren.
(OK - noch einen Deckel mit der Aussparung für die ALU-bleche)

hier der “Laboraufbau” :sweat_smile: :stuck_out_tongue_winking_eye:

die gelben Balken ist die Position der ALU-Bleche:

Wenn ich Deine Posts richtig gelesen und verstanden habe, dann hast Du die Alu Platten nur zwischen die Kühlrippen des originalen Kühlkörpers gesteckt, oder?
Auch wenn die Alu Platten dem Anschein her gut passen, wird trotzdem ein kleiner Luftspalt zwischen originalem Kühlkörper und den Platten sein, zumindest an der ein oder anderen Stelle.
Solange die Alu Platten nicht 100%ig an dem orig. Kühlkörper anliegen, oder die Luftspalte nicht geschlossen/überbrückt werden, z.B. mit Wärmeleitpaste, können die Alu Platten genau das Gegenteil bewirken, nämlich eine schlechtere Wärmeableitung.

Moin,
genau meine Überlegung - leider habe ich keine Wärmeleitpads - aber schon bestellt … :wink:

Moin,
habt ihr ne Ahnung wo die Antennen für Zigbee-Zwave usw. im homey 2023 liegen?
Sind doch an der Unterseite irgendwo platziert.
(nicht das man mit noch gröserer Kühlfläche irgendwas abschirmt und die Verbindung verschlechtert)