[APP][Pro] Solis Cloud Inverter - Receive realtime data from your Solis Inverter

Nice! I’m able to see my battery. Some thoughts:
It would be handy to have an “and flow card” for when the battery % is below or above a certain value.
I’d love to be able to show the battery % as an indicator on the tile.

Keep up the great work!

Hm, you should have the deafult flow cards since we use the “standard” capabiliteis like measure_battery.

It seems like you have errors on the icons?

These flow cards should be availaible from the start

The green circle is for the battery soc greater than and less than

1 Like

Logic cards are supposed to be used for this.
Battery tags (= variables from apps) should be available.
https://support.homey.app/hc/en-us/articles/4410240765586-Using-Homey-Logic-in-Flows

I forgot to add I have started to build a “and card” but that level of coding for me will be more time cosuming than the first step now is released.

Will pick up the progress next week.

1 Like

Hi @Eternity, what do you see in the “solenergi” graph below the “constumption” - if you scroll down? Is the graph available?

I have another solarpanel-app with same settings, and this is an investigation of the missing values :smiley:

Explainer: the top value should be the production total of the day. The one “below the house” is the current production.

Please let me know if you have a “solenergi” if you scroll further down…

Hi @Kim_Kokholm

I do have that graph:

Bear in mind that I have setup a virtual devise to feed data to my Energy tab. If I use the Solis device and the virtual devise, I get this:

Which will probably double the production data, I guess

If I exclude the VD from Energy measuring, I get this:

Update!

Today’s situation:

So, the graph shows the pv output. The devise used is the actual Solis devise (not a virtual one), but no data is shown at the top of the screen as production.

According to Solis you can control power limit just like in the Solis Cloud app via the API. But I don’t understand the API data sheet.

*edit, found a Control API document.

https://oss.soliscloud.com/doc/SolisCloud_control_api_command_list.xlsx

I think we want to serve cid:15 “Power Limit Value”.

In the tester you can also generate the code. Choose controlSettings, CID 15, (hybrid mode off)
You will then get:

Request Constructor:

{
“authorization”: “API 1300319277300413995:4l4hd7YPVcw6TgyABmCu1GWkhK8=”,
“stringToSign”: “POST\n9G/zGNaNdzdnHGxphHZuKA==\napplication/json\nWed, 23 Apr 2025 14:41:13 GMT\n/v2/api/control”,
“sign”: “4l4hd7YPVcw6TgyABmCu1GWkhK8=”,
“time”: “Wed, 23 Apr 2025 14:41:13 GMT”,
“canonicalizedResource”: “/v2/api/control”,
“body”: {
“inverterSn”: “”,
“cid”: “15”,
“value”: “70”
}
}

Request Header:

{
“method”: “POST”,
“url”: “https://www.soliscloud.com:13333/v2/api/control”,
“data”: {
“inverterSn”: “”,
“cid”: “15”,
“value”: “70”
},
“header”: {
“ContentMD5”: “9G/zGNaNdzdnHGxphHZuKA==”,
“ContentType”: “application/json;charset=UTF-8”,
“Authorization”: “API 1300319277300413995:4l4hd7YPVcw6TgyABmCu1GWkhK8=”,
“Time”: “Wed, 23 Apr 2025 14:41:13 GMT”
}
}

Content MD5 is something about encryption. And the second part of the API key looks like a checksum when I test multiple times. So this is way above my level. @Kim_Kokholm Is this information something you can work with? In connection with negative feed-in tariffs it would be very nice if we could get this working.

@Kim_Kokholm I have the same problem as @Eternity, I am also curious how I can solve this

I am currently on vacation. I will look into it after easter.
Thank you for the information provided. I did solve this with another app of mine, so will look into the solution there and use the same fix here - when the time is available.

1 Like

Hi, first of all: big thanks for the Solis app. Excellent addition to the Homey Pro. I have one little problem though. The energy tab doesn’t show the current power coming from my solar panels.

The graph stays at zero all the time:

The Solis Cloud app shows all the data correctly. Am I missing something? Or can this be a bug in the app?

Hi Stefan,

When you’ve added the Solis device to Homey prior to Feb 25th 2025:

  • install the app’s test version please (add /test to the app store URL, OR click "Changelog > orange Test button):

  • remove and then add the device again

This unfortunately is needed to have the device use the capabilities needed by the Energy tab.

Before you remove the device:
You’ll have to find the device ID and save it:
Because removing the device will cripple your flows, you can fix those with this script.

Insights will disappear as well, you can export those with the Archive Insights app

2 Likes

I can confirm that the Energy reporting is now fixed

by following @Peter_Kawa guide.

Cheers!

1 Like

Hi Peter,

Thanks for the quick reply. I followed your suggested steps. I installed the beta version 1.3.0 and it partly works now, except for the power indicator and the ‘Zonne-energie’ graph. Do you have any suggestion to fix that?

Not to be lame, but you’d better ask @Eternity . I don’t own/use Homey Energy.

But, possible causes are:
Did you remove the device, and re-added it after the app update?

Did you have the “Cumulative …” flag enabled? (If available).

When you go to
https://tools.developer.homey.app/tools/devices, and enter your Solis device name at the search bar on top:
do you see measure_power and meter_powercapabilities, along with recently updated values?
Like this:

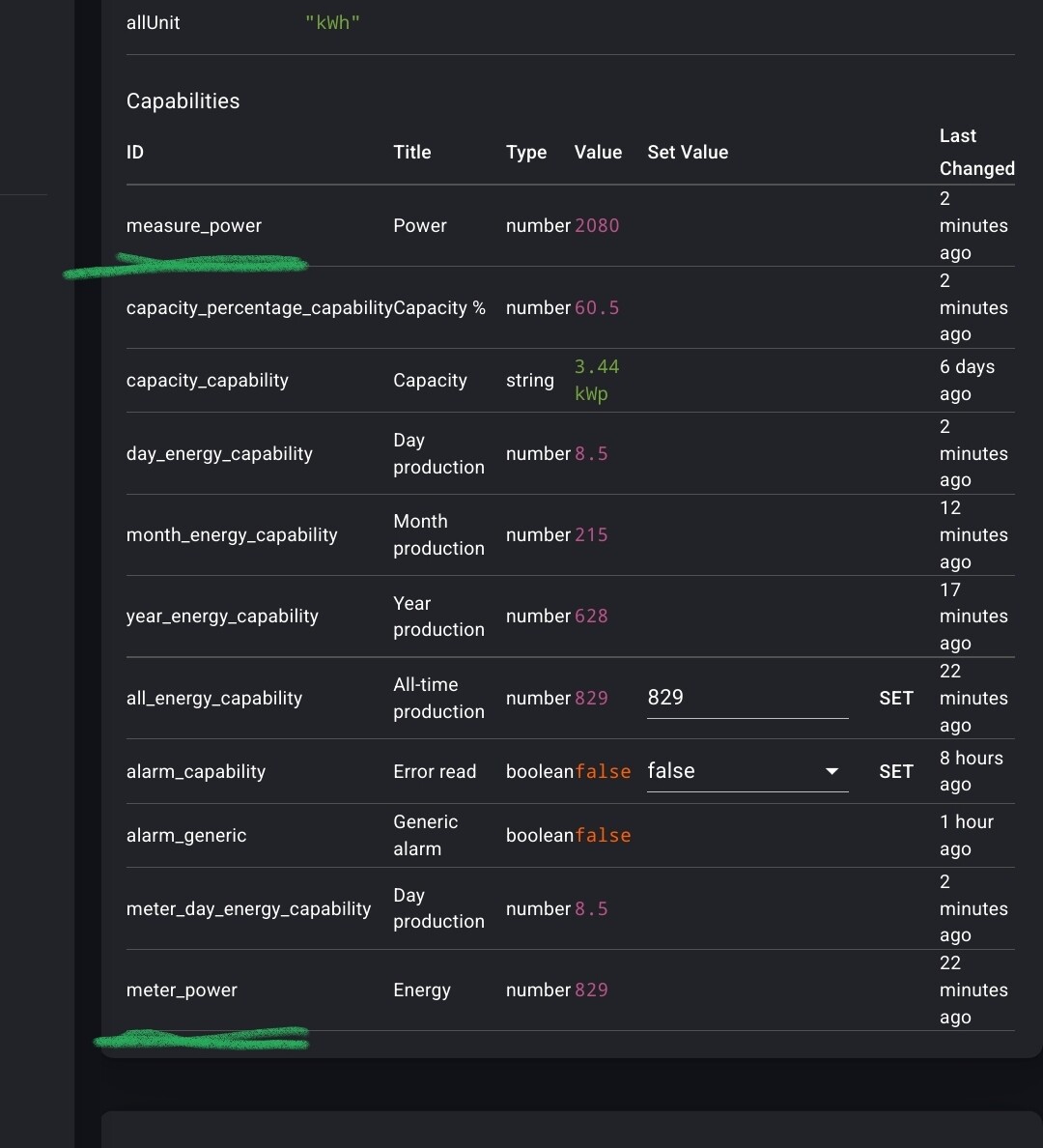
Hi Kim, I have problems with the API connection, this is the error I see:
Invalid Capability: meter_day_energy_capability

What can I do?

This probably solves it:
Please update to the latest app version, remove device, then add device again.

1 Like

See the aswer from @Peter_Kawa

Hi all

I am posting here, because I’ve been in contact with Homey.

This “project” started as me, the bounty hunter, claimed a small bounty for developing this app and making Solis Cloud available in Homey.

And thank you all for the donations, really kind of you. I do not have the product myself and its been time-consuming at times with different errors and troubleshooting.

I’ve been in contach with @Peter_Olausson (swedish-viking) for Battery-support.

I must admit that after Homey introduced “suggest feature” and “send diagnostics” report, the time I’ve spent on this project… I don’t want to count!

Homey did reach out for me regarding “official” support with Solis. I did speak with them about them taking over the project and providing the features - you all deserve.

Today, Homey did confirm that they will make it official and release a new version of the app with close integration with Solis Company. Timeline and dates are not yet in play!

Guess this is the issue with all freelance-contributors: reward vs contributions. And I would like to see Homey take over this project and provide official support.

7 Likes

Hi Johan,

Today a very interesting update was published to the SolisCloud integration for Home Assistant:
I now can turn the inverter on/off with a flow :tada: , and, it uses the API (not modbus).
The used code is available.

The power limiter seems to work sometimes
When testing, the main problem is the 5 minute wait for the cloud sync. I often forget what I was testing hahaha.

Limiting seems not yet 100% compatible with my inverter

1 Like

I’m not interested in turning the inverter off. I would like to use the limit function to adjust the power to my own use. Switching the inverter off costs you more, because then you pay tax again. But it’s great that someone has something working. Can we convert that to Homey? Otherwise I will continue to look at Solis very sweetly. :grin: