Seen that before. Will dig into it…
Do you have the latest test version running? update#31?
Since I updated to version 4, the log shows no errors ![]()
But it seems that when I set the target water temperature, the corresponding value in your app gets not updated.
I can set the water target temperature thru your app and the value is updated in the awhp correctly.
But your app seems not to receive the event that the value of water target temperature has changed.
In addition the tab which shows the temperature with the current temperature (seems to be correct) can only be changed to max 35 degrees!
Please see
These are the corresponding values in the LG app:
This event seems not to be triggered:
@Martin_Verbeek sinds een paar dagen ben ik in het bezit van een LG airco
nu valt mij het volgende op:
De punt van luchtvochtigheid staat verkeerd🤭
Welke versie van de app draai je?
Allerlei issues met de vorige API. Wil je eens de test versie (v4.0.32) installeren?
Helaas geen resultaat.
Waarden worden ook niet geüpdatet zie ik…
62ad39c9-70fb-4268-9e19-66e318f69f21
Ik heb de testversie geïnstalleerd. Helaas heeft het weinig verschil gemaakt. Ik zie geen errors meer in de log, maar mijn devices doen het nog steeds niet. De error message als ik bijv. een airco probeer aan te zetten is wel veranderd. Hij zegt nu: Missing Capability Listener: onoff
Hier is de huidige log van de LG Thinq app:
App log
undefined2025-07-14T14:20:48.886Z [log] SmartThinQClient MQTT Connect: [ 't20/op/925cdae5f251f7416098aaec0421e35b48edcbb0a7b48a0abb6f3f9324bf8006/inbox' ] 2025-07-14T14:20:48.650Z [log] MQTT Init preparation okay? V1 true a3phael99lf879-ats.iot.eu-west-1.amazonaws.com 2025-07-14T14:20:48.649Z [log] prepareMQTTV1 Okay issueCertificateV1 2025-07-14T14:20:48.213Z [log] prepareMQTTV1 Client register done undefined 2025-07-14T14:20:47.933Z [log] prepareMQTTV1 Create certification done 2025-07-14T14:20:47.289Z [log] Found AWS CER 2025-07-14T14:20:47.213Z [log] MQTT V1 { "apiServer": "ssl://a3phael99lf879-ats.iot.eu-west-1.amazonaws.com:8883", "mqttServer": "mqtts://a3phael99lf879-ats.iot.eu-west-1.amazonaws.com:8883" } 2025-07-14T14:20:47.100Z [log] Init MQTT client V1 2025-07-14T14:20:45.131Z [log] SmartThinQClient MQTT end 2025-07-14T14:20:45.129Z [log] SmartThinQClient MQTT closed 2025-07-14T14:20:45.089Z [log] Reconnect MQTT V1 Connection 2025-07-14T14:20:44.905Z [log] refreshToken 2025-07-14T13:22:29.093Z [log] SmartThinQClient MQTT Connect: [ 't20/op/925cdae5f251f7416098aaec0421e35b48edcbb0a7b48a0abb6f3f9324bf8006/inbox' ] 2025-07-14T13:22:28.772Z [log] MQTT Init preparation okay? V1 true a3phael99lf879-ats.iot.eu-west-1.amazonaws.com 2025-07-14T13:22:28.771Z [log] prepareMQTTV1 Okay issueCertificateV1 2025-07-14T13:22:28.334Z [log] prepareMQTTV1 Client register done undefined 2025-07-14T13:22:28.108Z [log] prepareMQTTV1 Create certification done 2025-07-14T13:22:27.343Z [log] Found AWS CER 2025-07-14T13:22:27.269Z [log] MQTT V1 { "apiServer": "ssl://a3phael99lf879-ats.iot.eu-west-1.amazonaws.com:8883", "mqttServer": "mqtts://a3phael99lf879-ats.iot.eu-west-1.amazonaws.com:8883" } 2025-07-14T13:22:27.152Z [log] Init MQTT client V1 2025-07-14T13:22:25.182Z [log] SmartThinQClient MQTT end 2025-07-14T13:22:25.179Z [log] SmartThinQClient MQTT closed 2025-07-14T13:22:25.125Z [log] Reconnect MQTT V1 Connection 2025-07-14T13:22:24.851Z [log] refreshToken 2025-07-14T12:24:10.707Z [log] SmartThinQClient MQTT Connect: [ 't20/op/925cdae5f251f7416098aaec0421e35b48edcbb0a7b48a0abb6f3f9324bf8006/inbox' ] 2025-07-14T12:24:09.051Z [log] MQTT Init preparation okay? V1 true a3phael99lf879-ats.iot.eu-west-1.amazonaws.com 2025-07-14T12:24:09.050Z [log] prepareMQTTV1 Okay issueCertificateV1 2025-07-14T12:24:08.734Z [log] prepareMQTTV1 Client register done undefined 2025-07-14T12:24:08.477Z [log] prepareMQTTV1 Create certification done 2025-07-14T12:24:07.787Z [log] Found AWS CER 2025-07-14T12:24:07.680Z [log] MQTT V1 { "apiServer": "ssl://a3phael99lf879-ats.iot.eu-west-1.amazonaws.com:8883", "mqttServer": "mqtts://a3phael99lf879-ats.iot.eu-west-1.amazonaws.com:8883" } 2025-07-14T12:24:07.217Z [log] SmartThinqClient Ready 2025-07-14T12:24:07.201Z [log] Init MQTT client V1 2025-07-14T12:24:07.199Z [log] onReady() Device not paired to Homey Airco Logeerkamer 2025-07-14T12:24:07.198Z [log] onReady() Device not paired to Homey Airco Kantoor 2025-07-14T12:24:07.197Z [log] onReady() Device not paired to Homey Boiler 2025-07-14T12:24:07.196Z [log] onReady() Device not paired to Homey Airco Slaapkamer 2025-07-14T12:24:07.194Z [log] onReady() Device not paired to Homey Warmtepomp 2025-07-14T12:24:06.827Z [log] getDeviceModelInfo Get Device Model Info 2025-07-14T12:24:06.637Z [log] getDeviceModelInfo Get Device Model Info 2025-07-14T12:24:06.438Z [log] getDeviceModelInfo Get Device Model Info 2025-07-14T12:24:06.298Z [log] getDeviceModelInfo Get Device Model Info 2025-07-14T12:24:05.879Z [log] getDeviceModelInfo Get Device Model Info 2025-07-14T12:24:05.874Z [log] [SmartThinqApp] setDevicesWarning Warm Water Clear warning 2025-07-14T12:24:05.870Z [log] [SmartThinqApp] setDevicesWarning Airco Logeerkamer Clear warning 2025-07-14T12:24:05.865Z [log] [SmartThinqApp] setDevicesWarning Airco Kantoor Clear warning 2025-07-14T12:24:05.859Z [log] [SmartThinqApp] setDevicesWarning Airco Slaapkamer Clear warning 2025-07-14T12:24:05.857Z [log] SmartThinqClient Found: 5 devices 2025-07-14T12:24:05.051Z [log] getListHomes.headers { 'x-api-key': 'VGhpblEyLjAgU0VSVklDRQ==', 'x-thinq-app-ver': '3.6.1200', 'x-thinq-app-type': 'NUTS', 'x-thinq-app-level': 'PRD', 'x-thinq-app-os': 'ANDROID', 'x-thinq-app-logintype': 'LGE', 'x-service-code': 'SVC202', 'x-country-code': 'NL', 'x-language-code': 'nl-NL', 'x-service-phase': 'OP', 'x-origin': 'app-native', 'x-model-name': 'samsung/SM-N950N', 'x-os-version': 'AOS/7.1.2', 'x-app-version': 'LG ThinQ/5.0.36540', 'x-message-id': 'eCO9IyOosZEC8t8hfqre3U', 'x-user-no': 'NL2403053304082', 'x-emp-token': '42ea83d7937a5704a46bd0ada431d0d72a4b4c5fb4ddd43d7647952aac39cba4aab9c200c5a0a7056f7bfbfd428a5282', 'x-client-id': '925cdae5f251f7416098aaec0421e35b48edcbb0a7b48a0abb6f3f9324bf8006' } 2025-07-14T12:24:05.045Z [log] {"status":1,"account":{"userID":"lg_thinq@chaosmanor.nl","userNo":"NL2403053304082","userIDType":"LGE","displayUserID":"lg_thinq@chaosmanor.nl","userIDList":[{"lgeIDList":[{"lgeIDType":"LGE","userID":"lg_thinq@chaosmanor.nl"}]}],"firstName":"Pepijn","lastName":"Schmitz","dateOfBirth":"01-01-1974","country":"NL","countryName":"Netherlands","subEmailAddr":"lg_thinq@chaosmanor.nl","blacklist":"N","age":"51","isSubscribe":"N","isReceiveSms":"N","changePw":"N","toEmailId":"N","periodPW":"Y","lgAccount":"Y","isService":"Y","authUser":"N","serviceList":[{"isService":"Y","svcName":"LG ThinQ","svcCode":"SVC202","joinDate":"05-03-2024"},{"isService":"Y","svcName":"LG Smart World(TV)","svcCode":"SVC301","joinDate":"07-04-2024"},{"isService":"Y","svcName":"LG.com","svcCode":"SVC611","joinDate":"23-03-2025"},{"isService":"Y","svcName":"MC OAuth","svcCode":"SVC710","joinDate":"05-03-2024"}]}} 2025-07-14T12:24:04.109Z [log] refreshToken 2025-07-14T12:24:04.103Z [log] Reusing Login session, refresh Token { status: 1, access_token: '2f5f923da0296340fb0475eb2ec3fc3ed9223e703f42bb14dadfa92365efe6e277c2bf5ddc074ab3a321304f8f92eaff', expires_in: '3600', refresh_token: '3976d4a153e0a2138360226503cab991fbeed7159e20f958c48541adbe6e3c7be8dcf7616d4654765ea6426e2320b997', oauth2_backend_url: 'https://gb.lgeapi.com/' } 2025-07-14T12:24:04.102Z [log] GATEWAY INFO { "countryCode": "NL", "languageCode": "nl-NL", "thinq1Uri": "https://eic.lgthinq.com:46030/api", "thinq2Uri": "https://eic-service.lgthinq.com:46030/v1", "empUri": "https://nl.m.lgaccount.com", "empSpxUri": "https://nl.m.lgaccount.com/spx", "rtiUri": "eic.lgthinq.com:47878", "mediaUri": "eic-media.lgthinq.com:47800", "appLatestVer": "5.1.10410", "appUpdateYn": "N", "appLink": "market://details?id=com.lgeha.nuts", "nestSupportAppVer": "", "uuidLoginYn": "N", "lineLoginYn": "N", "lineChannelId": "", "cicTel": "0900-543-5454", "cicUri": "", "isSupportVideoYn": "N", "countryLangDescription": "Nederland/Nederlands", "empTermsUri": "https://nl.emp.lgsmartplatform.com", "googleAssistantUri": "https://assistant.google.com/services/invoke/uid/000000d26892b8a3", "smartWorldUri": "", "racUri": "nl.rac.lgeapi.com", "cssUri": "https://eic-common.lgthinq.com", "cssWebUri": "http://s3-an2-op-t20-css-web-resource.s3-website.ap-northeast-2.amazonaws.com", "iotssUri": "https://eic-iotservice.lgthinq.com", "chatBotUri": "", "autoOrderSetUri": "", "autoOrderManageUri": "", "aiShoppingUri": "", "onestopCall": "", "onestopEngineerUri": "", "hdssUri": "", "amazonDrsYn": "N", "features": { "wifiScanDelay": "3000", "supportTvIoTServerYn": "Y", "networkChangeAllEnable": "Y", "nonProductThemes": "GIF,FOM", "nonWifiQrSupportYn": "Y", "matter12YN": "N", "androidAutoYn": "Y", "newFrontReEULAYn": "Y", "searchYn": "Y", "thinqFaq": "Y", "thinqQuickguide": "N", "multiProfile": "Y", "eventAutoScrollYn": "Y", "supportBleYn": "Y", "tvWidgetYn": "Y", "pccWarrantyProd2": "101,102,103,104,105,106,201,202,203,204,206,222,223,301,302,303,304,401,402,403,405,406,407,408,409,410,501,504,601,603,902,10000,20408,30101,30102,50402,50403,50404,90000", "thinqCss": "Y", "pccRegisterProd": "101,102,103,104,105,106,201,202,203,204,222,223,301,302,303,304,401,402,403,405,406,407,408,409,410,501,504,601,603,20408,30101,30102", "eventCardYn": "Y", "nonWifiRegiYn": "Y", "energyTpaYn": "Y", "mixPanelCrashEnableYn": "Y", "tvRcmdContentYn": "Y", "deviceSuggestionLevel": "3", "awhpWidgetFeatureYn": "Y", "pccMyPageYn": "Y", "tvReviewPopupYn": "Y", "pccModelNameQRYn": "Y", "tvFeatureYn": "Y", "thinqNotice": "Y", "googleMenuYn": "N", "inAppReviewYn": "Y", "pccNoticeAgreement": "N", "cicSupport": "Y", "pccReceiptRegister": "Y", "regiHapticfeedback": "Y", "qrRegisterYn": "Y", "tvCastYn": "Y", "accuWeatherAPIKeyIOS": "indL06+ZwPdRhgjGCiMJFAHFbzvIG0vJZ8A1cu2n6POt3q05mUrkfo/yAv47ZvBJ-JL0njrGzx5ZV2ptcVxobBg==-MTczMTQ2MjY1OQ==", "bleConfirmYn": "Y", "personalSettingImprovementYn": "Y", "searchMenuYn": "Y", "onlyQrNearConfirmYn": "Y", "awhpWidgetYn": "N", "qnaSatisYn": "Y", "shortcutPromotionYn": "Y", "legacyEssProduct": "Home8Le, Home10Le", "updateTermsTimeout": "10000", "groupControlYn": "Y", "supportQRPlaceGuideYn": "Y", "wifiInfoFeature": "Y", "pccWarrantyProd": "101,102,103,104,105,106,201,202,203,204,222,223,301,302,303,304,401,402,403,405,406,407,408,409,410,501,504,601,603,20408,30101,30102", "takeATourSupport": "Y", "empFrontProfileYn": "Y", "accuWeatherAPIKeyAOS": "Cevn06BBrCbZahhQNDlHqJFk5l6tj+eduqmI5Gs+dScTIjoI8bRosXtrw0aEaIDkM2UQih7Oq6cNvDQb", "disableWeatherCard": "N", "pccRegAPIVer": "2", "pccModelCategory": "N", "supportProductManualYn": "N", "apiServerTimeoutSeconds": "60", "pccRegisterProd2": "101,102,103,104,105,106,201,202,203,204,206,222,223,301,302,303,304,401,402,403,405,406,407,408,409,410,501,504,601,603,902,10000,20408,30101,30102,50402,50403,50404,90000", "clientDbYn": "Y", "pccWarranty": "Y", "airconWidgetYn": "Y", "analyticsCookieYn": "Y", "availableTPM": "registration,onboard,search,homeSetting,pushList,pushSetting,productMove", "wifiScanPolicyForSoftAp": "default", "energyUsageSection": "0,5,10,15,25,35,50,100,300", "dmpCollectingYn": "N", "uxUpdatePopupYn": "N", "smartScanWineHelpYn": "Y", "pccWarrantyPeriodType": "M", "closeAppDelayTimeSec": "1" }, "serviceCards": [], "uris": { "ItssUri": "https://eic-it-service.lgthinq.com", "accuWeatherUriAOS": "4G6LCQeCy2xntTKaukuO1P0TMV8a08gcLYTWvBWahNUzWmhIdk9rcrn9o0i12hwkcVm19TfCaw==", "accuWeatherUriIOS": "x/Dauj5z32yfSWlnBII1tXMo5BlzemUvsSRbLgqmEjQ=-FmIQMQgC3jL5CmQJwDmJkw==-MTczMzgxNjczNg==", "empOauthBaseUri": "https://nl.lgeapi.com", "takeATourUri": "https://s3-eu1-op-t20-css-contents.s3.eu-west-1.amazonaws.com/workexperience-new/ios/no-version/index.html", "globalObsUrl": "https://www.lg.com/nl?utm_source=thinqapp&utm_medium=outlink&utm_campaign=2022HQ-SmartTV_NL", "empBackendBaseUri": "https://nl.emp.lgsmartplatform.com/", "onboardUri": "https://thinq-onboard-dashboard.lgthinq.com", "lmpOAuthUri": "https://nl.lid.lgemembers.com", "faqProductLinkUrl": "https://www.lg.com/common/index", "s2pUri": "https://eic-api.lgthinq.com/dataops", "serviceDownloadUri": "https://service-download.lgthinq.com", "tpsUri": "https://kic.hlp.lgthinq.com", "careSdsUri": "https://eic-hcss.lgthinq.com:47040", "empFrontBaseUri2": "https://nl.lgemembers.com/lgacc/service/v1/", "gscsUri": "https://gscs-eu.lge.com", "empFrontBaseUri": "", "amazonDartUri": "https://shs.lgthinq.com" } } 2025-07-14T12:24:03.341Z [log] [ManagerDrivers] [Driver:ThinQHeatpump] [Device:7a1ee431-d634-4952-9d33-ee271cde7854] Ready Warm Water 2025-07-14T12:24:03.340Z [log] [ManagerDrivers] [Driver:ThinQHeatpump] [Device:7a1ee431-d634-4952-9d33-ee271cde7854] initDevice Warm Water V1created: true 2025-07-14T12:24:03.325Z [log] [ManagerDrivers] [Driver:ThinQAC] [Device:5c1eefb4-8225-42c8-87de-8436ef5d6fa6] Ready Airco Logeerkamer 2025-07-14T12:24:03.324Z [log] [ManagerDrivers] [Driver:ThinQAC] [Device:5f616018-31eb-4c99-993d-32fb072b82cf] Ready Airco Kantoor 2025-07-14T12:24:03.321Z [log] [ManagerDrivers] [Driver:ThinQAC] [Device:5bfccc0a-d2fa-48bd-937e-f53965bf848d] Ready Airco Slaapkamer 2025-07-14T12:24:03.319Z [log] [ManagerDrivers] [Driver:ThinQAC] [Device:5c1eefb4-8225-42c8-87de-8436ef5d6fa6] initDevice Airco Logeerkamer V1created: true 2025-07-14T12:24:03.311Z [log] [ManagerDrivers] [Driver:ThinQAC] [Device:5f616018-31eb-4c99-993d-32fb072b82cf] initDevice Airco Kantoor V1created: true 2025-07-14T12:24:03.232Z [log] [ManagerDrivers] [Driver:ThinQAC] [Device:5bfccc0a-d2fa-48bd-937e-f53965bf848d] initDevice Airco Slaapkamer V1created: true 2025-07-14T12:24:03.176Z [log] [SmartThinqApp] CONDITION CARD opmode-is-HP CONNECT thermostat_cmode_HP opMode undefined 2025-07-14T12:24:03.074Z [log] [SmartThinqApp] ACTION CARD AC-filter-set V1 measure_filter undefined undefined 2025-07-14T12:24:03.073Z [log] [SmartThinqApp] ACTION CARD autodry-set V1 auto_dry checked undefined 2025-07-14T12:24:03.071Z [log] [SmartThinqApp] ACTION CARD hSwing-set V1 horizontal_swing checked undefined 2025-07-14T12:24:03.070Z [log] [SmartThinqApp] ACTION CARD vstep-set V1 vStep vStep undefined 2025-07-14T12:24:03.068Z [log] [SmartThinqApp] ACTION CARD hstep-set V1 hStep hStep undefined 2025-07-14T12:24:03.066Z [log] [SmartThinqApp] ACTION CARD jet-set V1 jet_mode checked undefined 2025-07-14T12:24:03.065Z [log] [SmartThinqApp] ACTION CARD fanspeed-set CONNECT fan_speed fanSpeed undefined 2025-07-14T12:24:03.063Z [log] [SmartThinqApp] ACTION CARD opmode-set CONNECT thermostat_cmode undefined undefined 2025-07-14T12:24:03.062Z [log] [SmartThinqApp] ACTION CARD light-set CONNECT light checked undefined 2025-07-14T12:24:03.059Z [log] [SmartThinqApp] ACTION CARD vSwing-set CONNECT vertical_swing checked undefined 2025-07-14T12:24:03.056Z [log] [SmartThinqApp] ACTION CARD DEVICE-fanspeed-set CONNECT fan_speed fanSpeed [ { arg: 'fanSpeed', xlate: true, valuesAt: 'airFlow.windStrength.value.w' } ] 2025-07-14T12:24:03.055Z [log] [SmartThinqApp] ACTION CARD powerSave-set CONNECT power_save checked undefined 2025-07-14T12:24:03.053Z [log] [SmartThinqApp] ACTION CARD sleepTime-set CONNECT measure_sleepTime sleepTime undefined 2025-07-14T12:24:03.052Z [log] [SmartThinqApp] ACTION CARD airclean-set CONNECT air_clean checked undefined 2025-07-14T12:24:03.049Z [log] [SmartThinqApp] ACTION CARD DEVICE-jobmode-set CONNECT thermostat_cmode DEVICE-jobMode [ { arg: 'DEVICE-jobMode', xlate: true, valuesAt: 'airConJobMode.currentJobMode.value.w' } ] 2025-07-14T12:24:03.043Z [log] [SmartThinqApp] CONDITION CARD autodry-is V1 auto_dry checked undefined 2025-07-14T12:24:03.040Z [log] [SmartThinqApp] CONDITION CARD hSwing-is V1 horizontal_swing checked undefined 2025-07-14T12:24:03.039Z [log] [SmartThinqApp] CONDITION CARD vstep-is V1 vStep vStep undefined 2025-07-14T12:24:03.037Z [log] [SmartThinqApp] CONDITION CARD hstep-is V1 hStep hStep undefined 2025-07-14T12:24:03.035Z [log] [SmartThinqApp] CONDITION CARD jet-is V1 jet_mode checked undefined 2025-07-14T12:24:03.033Z [log] [SmartThinqApp] CONDITION CARD fanspeed-is CONNECT fan_speed fanSpeed undefined 2025-07-14T12:24:03.031Z [log] [SmartThinqApp] CONDITION CARD opmode-is CONNECT thermostat_cmode opMode undefined 2025-07-14T12:24:03.028Z [log] [SmartThinqApp] CONDITION CARD light-is CONNECT light checked undefined 2025-07-14T12:24:03.027Z [log] [SmartThinqApp] CONDITION CARD vSwing-is CONNECT vertical_swing checked undefined 2025-07-14T12:24:03.024Z [log] [SmartThinqApp] CONDITION CARD DEVICE-fanspeed-is CONNECT fan_speed fanSpeed [ { arg: 'fanSpeed', xlate: true, valuesAt: 'airFlow.windStrength.value.r' } ] 2025-07-14T12:24:03.022Z [log] [SmartThinqApp] CONDITION CARD powerSave-is CONNECT power_save checked undefined 2025-07-14T12:24:03.018Z [log] [SmartThinqApp] CONDITION CARD airclean-is CONNECT air_clean checked undefined 2025-07-14T12:24:03.009Z [log] [SmartThinqApp] CONDITION CARD DEVICE-jobmode-is CONNECT thermostat_cmode DEVICE-jobMode [ { arg: 'DEVICE-jobMode', xlate: true, valuesAt: 'airConJobMode.currentJobMode.value.r' } ] 2025-07-14T12:24:02.269Z [log] SmartThinqClient NL nl-NL 2025-07-14T12:24:02.267Z [log] Country from settings NL 2025-07-14T12:24:02.250Z [log] OnInitSettings SmartThinQClient { username: 'lg_thinq@chaosmanor.nl', password: 'gnX&!Eio3ljh', debug: false, country: 'NL', session: { status: 1, access_token: '2f5f923da0296340fb0475eb2ec3fc3ed9223e703f42bb14dadfa92365efe6e277c2bf5ddc074ab3a321304f8f92eaff', expires_in: '3600', refresh_token: '3976d4a153e0a2138360226503cab991fbeed7159e20f958c48541adbe6e3c7be8dcf7616d4654765ea6426e2320b997', oauth2_backend_url: 'https://gb.lgeapi.com/' } } 2025-07-14T12:24:02.245Z [log] [SmartThinqApp] SmartThinq 4.0.32 is initialising. 2025-07-14T12:24:02.244Z [log] capturing stderr 2025-07-14T12:24:02.241Z [log] capturing stdout
Hoe kan ik mijn devices (drie airco’s en een warmtepompboiler) weer aan de praat krijgen zodat ik ze kan bedienen en (vooral de boiler) hun stroomverbruik weer rapporteren? Laat het me weten als ik meer informatie kan geven.
Heb je de PAT aangemaakt en gesaved? Ga naar app instellingen configureren van daaruit de howto
Gelukt! Ik moest ook nog de app herstarten, maar nu lijken mijn devices weer te werken. Bedankt voor jullie hulp!
De airco’s rapporteren hun vermogen niet (terwijl ze daar wel een categorie voor hebben), maar dat deden ze voorheen ook al niet, dus ik neem aan dat dat aan de hardware ligt of zo. Of zou dat wel moeten werken?
Er zijn twee soorten bronnen waar vermogen vandaan komt. 1 rapporteerd netjes in de oude interface wat huidig gebruik is, en historische gegevens. Er is wat veranderd een tijdje geleden maar ik weet nog niet wat.
Het werkt toch nog niet goed. Het leek een tijd te werken, maar nu is de boiler gestopt met het vermogen juist te rapporteren. Hij rapporteert de laatst drie uur continu dat de boiler 321 W verbuikt, terwijl die al drie uur (rond 19:00) gestopt is met verwarmen en hij volgens de LG Thinq Android app sindsdien maar 50 W verbruikt.
Zelfs het herstarten van de LG Thinq Homey app helpt niet.
Kan ik hier iets aan doen? Laat het me weten als ik meer informatie kan geven.
Hier exact hetzelfde probleem met mijn WH20S WP Boiler van LG als @Pepijn_Schmitz
Soms komen de waardes door maar blijven dan steken. Herstarten help soms maar vaak niet
Hoi, ik heb ook hetzelfde probleem sinds 5 juli ongeveer
Draai je nog v3? laatste stuk van het topic gaat grotendeels over de v4 test versie. V3 maintain ik niet meer, te veel issues met authorisatie en services inde oude “api”.
ik heb de app op automatisch updaten staan, is ie dan v4? De info in de app zegt V3. Hoe kan ik hem updaten zonder dat al mijn flows kwijt gaan zijn?
Hi Martin, dank voor je werk!
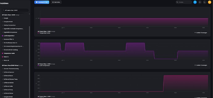
Mijn LG Monobloc WP rapporteert netjes bijna alle waardes, behalve een voor mij kritische waarde: de temperatuur van het water van mijn DHW buffervat. Hieronder een screenshot van 1) Water temperatuur (buffervat) 2) luchttemperatuur en 3) Water In.
In de LG App zie ik mijn DHW temperatuur wel veranderen, maar in Homey niet. Ik heb de LG Homey app al een paar keer herstart, maar zonder resultaat.
Enig idee wat er mis is? Diagnostisch rapport is gestuurd.








