SNZB-02D problem parameter

Hi,

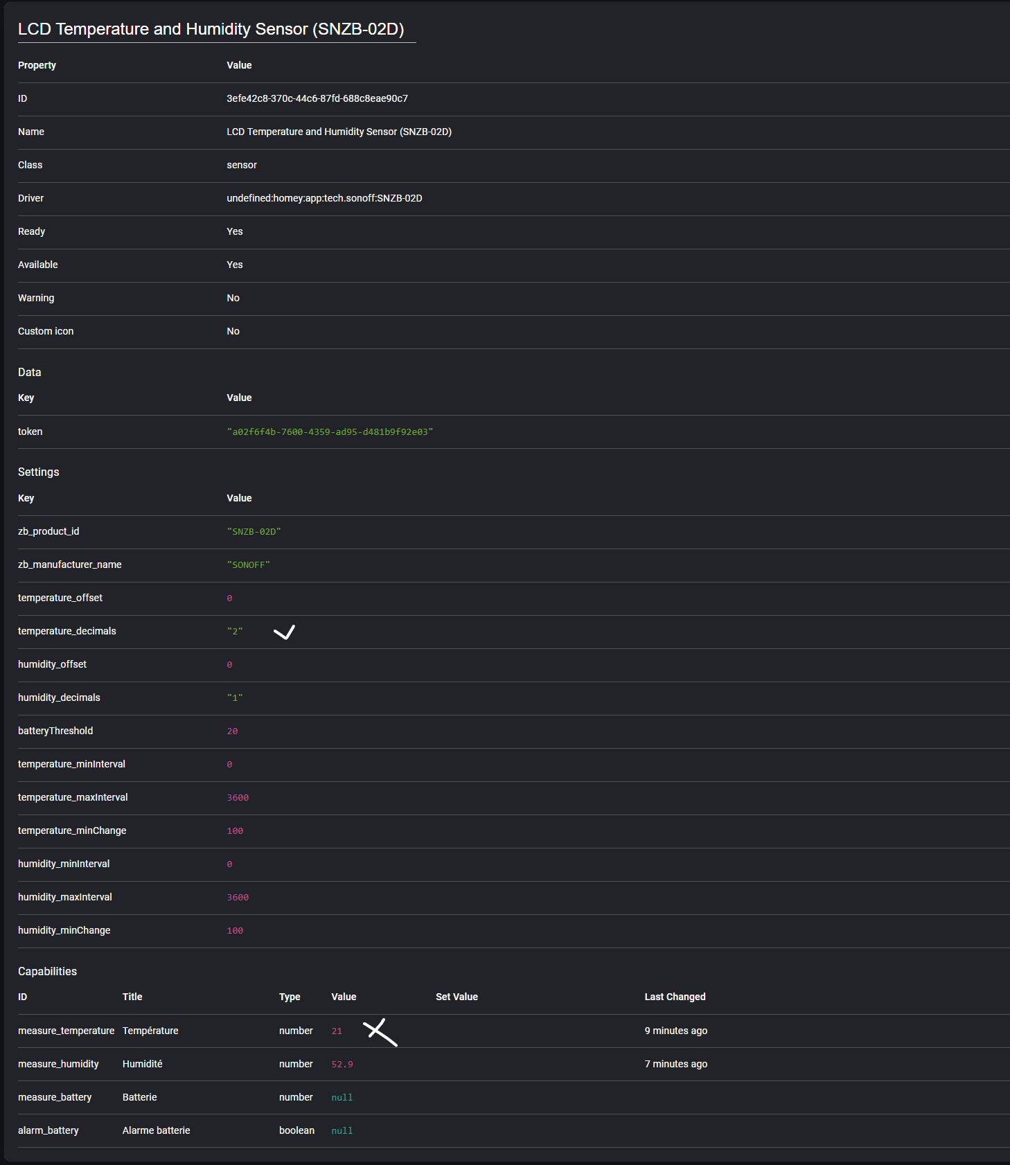
I have a Homey Pro (Early 2019) box with the SONOFF ZIGBEE application, and when I add an SNZB-02D Sensor I encounter problems because it does not take into account any settings (decimal, offset, etc.) even if in the console Homey the parameters seem validated. I tested with several SZNB-02D sensors with the same result. Attached you will find screenshots and the result of the Zigbee interview after changing the settings. I would really like to be able to change the temperature intervals.









Thank you for your prompt response.

Are you waking the device up before changing the settings (and keeping it awake until they are set)?

how do I know that the sensor is awake and how do I keep it that way? Does it take long to apply settings? because I regularly press the sensor button, is this enough? For the moment I still haven’t managed to change the intervals.

Pressing the pairing button will usually wake it up. Once it’s awake, apply the changes while pressing the button every second or so, to keep the device awake.

I still can’t do it, and I think that the sensor is not awake because the zigbee interview works well but the “minChange” parameter for example does not change but the new parameter is in Homey


With Interview :

You have to wait until the temperature changes, if I’m right.
Why is the “Temp min. change” at ‘20’ (assuming it is in °C), doesn´t it in that case only report when the temperature changed by 20° or more?

Yes of course, I waited for the temperature to change, the result of the Zigbee interview clearly shows that the parameter was not modified. 20 means 0.2°C as explained below. Whatever the setting, I see no effect, is there an incompatibility between your Sonoff application and another? I bought 6 sensors with the certainty that I could configure them, do you have another idea to help me. For additional information, I also do not have the status of the battery going up.
image

1 Like

I don’t know if this can help you, but here is the code from the diagnostic report for the app that I just made.
b1dd4010-0646-458e-b573-4d3bd5915438

You’re not alone as I searched for SNZB-02D in the official app topic, didn’t find a solution:
https://community.homey.app/search?context=topic&context_id=36418&q=SNZB-02D&skip_context=false

My advice would be to post your issue + Diag Report to the Sonoff zigbee topic (the developer also gets informed that way);
Links to that topic and other support links can be found at the bottom of the homey.app store app page.

1 Like

Thanks for your advice, it’s done.
https://community.homey.app/t/app-pro-sonoff-zigbee/36418/242?u=kowalski.jerome

1 Like