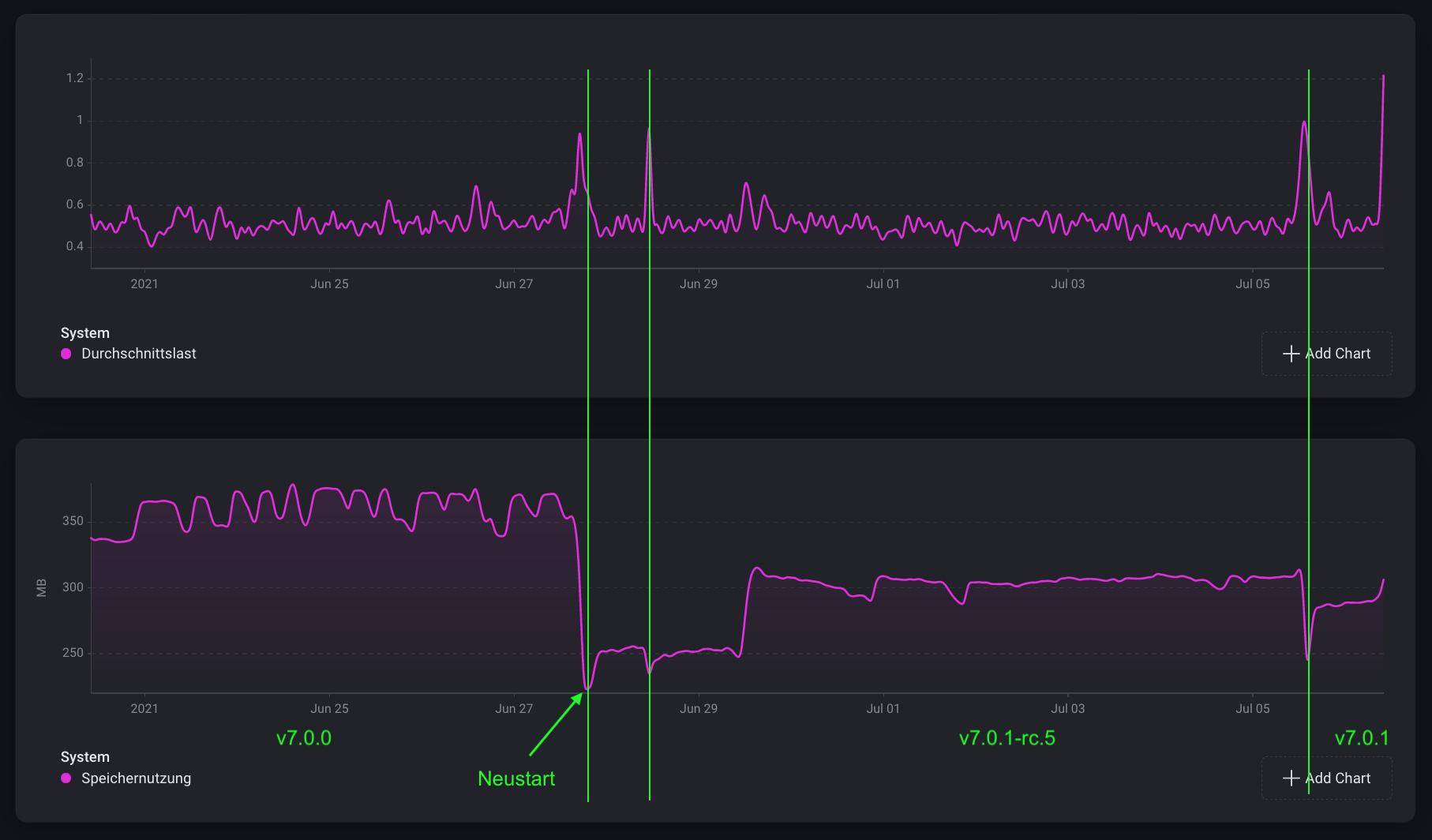
Update hat nix gebracht. Homey hat heute Nacht rebootet.
Huch … hab auch gerade mal das Update eingespielt und mal geschaut wie bei mir so die Speicherauslastung war. Bei mir sieht das völlig anders aus … hatte allerdings wenig Probleme bisher:
WoW 550 MB
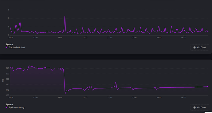
Nachdem Homey heute Morgen wieder was zu tun bekommen hat, ist der Speicherverbrauch auf ca 200 MB gestiegen. Auf diesem Level bewegt er sich kontinuierlich in leichten Wellenbewegungen.
Die einzige Erklärungen die ich dafür habe sind:
-
Es gibt tatsächlich verschiedene Hardware Revisionen.
-
Es ist eine App dran schuld. Ihr habt nur die Möglichkeit die Apps nacheinander zu deaktivieren und dann zu beobachten, ob sich etwas tut.
Hier mal eine Liste meiner Apps von zwei Homeys. Da es bei mir läuft, können diese Apps nicht dafür verantwortlich sein.
Advanved Scheduler, Amazon Alexa, Archive Insights, Dashboard Controller, Enerlogic and Youless, Home Assistant, Insight Trends, LaMetric, MQTT Broker, Networks Check, ONVIF Kamera, Phillips Hue (Bridge), Power by the Hour, group, Aeotec, App Version Checker, Aqara und Xiaomi ZigBee, Battery Monitor, BLEBox, CallMeBot, Chronograph, deCONZ, Devolo, Email, Email Sender, Eurotronic, Harmony Hub, Fibaro, Heiman, Homey Community Store, Heizungsplaner, HTTP request flow cards, icalCalender, INNR, Kia und Hyundai, MQTT Client, MQTT Hub, Neo Coolcam, Net scan, Netatmo, Nuki direct, Open UV, Outdoor AirQuality, Philio, Public holidays, Shelly, Sonnenereignisse, Switchbot, Tuya Cloud, Tuya Zigbee, Unifi Network, Virtuelle Geräte, VThermo, Wake on Lan, Xiaomi Mi Flora.
Viele Apps sind parallel auf beiden Homeys installiert.
Mein Verdacht, dass eine App schuld ist, erhärtet sich.
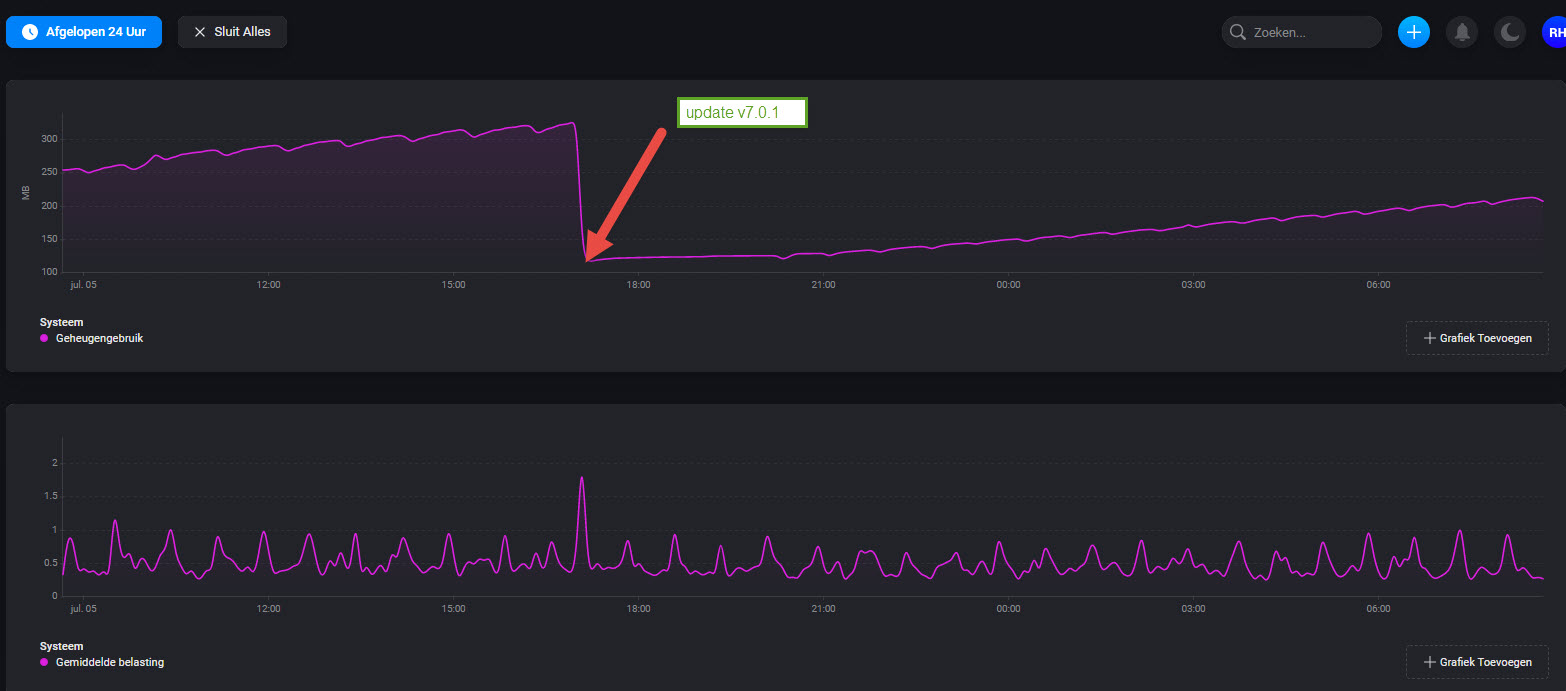
Warum läuft sonst ein Homey mit 550 MB Auslastung ohne größere Probleme und andere kacken bei 300 MB ab ![]()
![]()
Übrigens, im englischen Forum gibt es Leute mit den genau gleichen Problemen.
Hier meine App-Liste:
App Version Checker
Bosch-Siemens Home Connect
Chronograph
Danalock
deCONZ
Denon AVR
Enelogic and Youless
Fibaro
Google Chromecast
Harmony Hub
Home Assistant
Homematic
Homey Community Store
IcalCalender
IFTTT
IKEA Tradfri Gateway
LaMetric
MQTT Client
MQTT Hub
Netatmo
OpenWeatherMap
PaperTrails Logbuch
Philips Hue (Bridge)
Plex
Public Holidays
Shelly
Sky Q
Somfy TaHoma & Connexoon
Sonos
Soundboard
Steinel Z-wave
SwitchBot
Tasmota MQTT
TP-Link Smart Devices
TRIGGERcmd
Ubiquiti Unifi Protect
Virtuelle Geräte
Wake on LAN
Withings
Speicherverlauf der letzten 14 Tage - Homey Pro (Early 2019):
Aktuelle App-Liste (42 Stk.):
< group >
ABUS
Aeotec
App Version Checker
Aqara & Xiaomi ZigBee
Archive Insights
Better Logic
BleBox
CallMeBot
Chronograph
Device Capabilities
EasyLighting
enigma2
Fibaro
Google Services
Heimdall
Homematic
Homey Community Store
HomeyScript
icalCalender
IKEA Trådfri
INNR Lighting Devices
LED-Ring collection
Lidl Smart Home
MCOHome
NEO Coolcam
Netatmo
Network Check
Nuki
Nuki Direct
OpenWeatherMap
PaperTrails Logbuch
Philio
Philips Hue, without the bridge
PoPP EU Z-Wave Produkte
Sensative
Sonnenereignisse
Sonos
Soundboard
Virtuelle Geräte
Weather Underground
Xiaomi Mi Flora
Vorschlag an alle die, die Speicherprobleme haben.
Testet selber so viel wie möglich aus (Neustart, PTP, neues Netzteil, den Homey Speicherverlauf mit dem Speicherverlauf der Apps vergleichen). Sollte alles nichts gebracht haben bzw. bei den Apps keine Auffälligkeiten zu sehen sein, nehmt Kontakt zu Athom auf (support@athom.com) falls dies noch nicht geschehen ist. Ich denke nicht, dass das Problem durch die Community gelöst werden kann.
Alles schon passiert.
Ticket ist seit letzter Woche Dienstag auf.
Was habe ich genau getan:
- Netzteil getauscht
- PTP
- Apps Speicherverlauf gecheckt (keine Auffälligkeiten)
- Ticket erstellt
Zu guter letzt alles wichtige auf Home Assistant umgezogen.
Momentan ist der Homey komplett unbrauchbar…
Was du noch machen könntest ist das du die Apps, die nicht bei den Leuten gelistet sind die keine Probleme haben, zu deaktivieren für 24 Std. und dann beobachten ob der Neustart erfolgt.
Irgendwie komisch … ich habe die Auslastung von 550 MB mit einer Handvoll (ich sage mal Standard Apps) hinbekommen.
Von Dir weiß ich das ja schon, deshalb hatte ich ja geschrieben “falls dies noch nicht geschehen ist”.
Ich wundere mich einfach, dass bei einem solch massiven Problem hier keine Statements von Athom gepostet werden. Das lässt vermuten, dass die meisten noch keinen Kontakt zu Athom aufgenommen haben. Und je mehr User solche Probleme melden, desto ernster wird es (hoffentlich) genommen werden.
Ich will damit aber nicht sagen, dass jedes Problemchen direkt Athom gemeldet werden soll. Ein Austausch sollte natürlich im Forum geschehen, vielleicht ist es wirklich nur ein kleines Problem was durch hilfsbereite User gelöst werden kann.
Ich glaube nicht, das wir hier was machen können. Glaube auch nicht, dass es an einer App liegt.
Die Apps verhalten sich alle wie vor dem Update was Speicher angeht.
Ich bin mir ziemlich sicher, dass es sich hier um ein Speicherbug beim Homey OS handelt.
Werde trotzdem heute Abend mal ein paar weitere Flows zu HA umziehen und dann ein paar dann nicht mehr benötigte Apps deaktivieren. Mal schauen, ob sich was ändert. Glaube aber nicht dran.
Ich gehe auch von einem Bug in der Firmware aus, deshalb ja mein Vorschlag für die es noch nicht gemacht haben → support@athom.com
Jetzt hab ich einen Bootloop … Ich könnte das scheiß Ding echt an die Wand klatschen …
Habe nochmal einen PTP gemacht, hätt ich bleiben lassen sollen.
Hab es in einem ganz kurzen Zeitfenster geschafft, die Fibaro App zu deaktivieren. Hatte ich irgendwie im Verdacht, da ja einige Z-Wave Verbesserungen mit dem Update vorgenommen wurden.
Jetzt scheint der Homey wieder normal zu laufen. Auch mit wieder aktivierter Fibaro App.
7.01 doch eingespielt, vorher aber Zigbee komplett zurückgesetzt.
Dann alle Mia/Aqara Geräte wieder neu angelernt, Flows repariert.
Zigbee wird nur noch dafür genutzt.
Zusätzlich (als Repeater) ein Kuke Plug,
ein Tint Switch sowie ein Ikea Rep.
Mal die Nacht abwarten, aber bis jetzt läuft die Kiste.
Ich bin gespannt Ralf. Bei mir weiterhin eine Auslastung um die 200 MB. Kein Reboot bisher.
Ich auch,
Speicher bis 300 MB bei derzeit insgesamt 105 gekoppelten Geräten
( Z-Wave, Zigbee, 433, und über Hue, AVM…Apps), also nicht viele.
Bis jetzt laufen alle direkt gekoppelten Zigbee Sensoren,
auch wenn meilenweit entfernt direkt über die Kugel.
Das ging noch nie und ist sicher irgendwo ein Anzeigefehler,
also abwarten und Kaffee trinken.





