mmh. I have to look deeper into how this can happen. But I am working on a huge rewrite of PBTH right now to make the code more manageable and add all EU gas prices.
So can you create a issue on Github? Issues Ā· gruijter/com.gruijter.powerhour Ā· GitHub
Just post a link there to your previous post [APP][Pro] Power by the Hour: Insights per hour, day, month and year - #1065 by Hefram
Done
Hmmā¦Iām almost certain that maybe there is a slight chanse that something is not quite as it should be, albeit Iām not quite sureā¦yet.
yeah, that seems to be wrong. And you are using v4.9.1?
Anyhoo, at the moment Iām doing a big rewrite to v5.0. So if there is any problem here it will have to wait until after I release v5.0
Indeed, 4.9.1 it is. Iāll wait, no biggie. ![]()
Good luck, and thx for the great work you do!
Oh, and merry xmas - cheers from Norway!
@Erling_Nilsen many thx for your kind donation. Much appreciated!
![]()
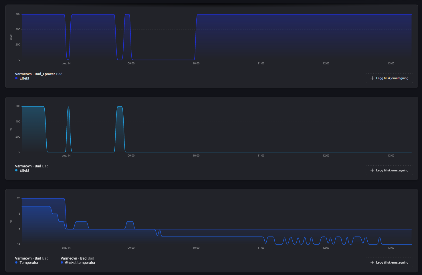
@Gruijter now gas usage is constant with this temperatures, i see something strange in the logging of gas usage (l/min). It looks like gas usage isnāt calculated correct at each whole hour. See my screen print. The gas usage of P1 meter (lower graph in red, source is your Youless and Enelogic app) looks correct. The gas usage of PBTH (upper graph in brown) has a drop to zero at each hour. Total is correct, because It looks like the missing gas usage is added at the next interval. Not a big deal, but maybe a wrong setting at my side? Or a little bug in the app?
It is caused by PBTH always taking a meter sample exactly at every whole hour. But gas meters update their m3 only every 5 minutes, or for older meters (like mine) even every hour. So PBTH will see no usage between the whole hour and the next m3 update, which can take some minutes.
But for gas meters it is annoying to see this dip. So I created a feature request for myself on this topic: [APP][Pro] Power by the Hour [Feature Requests] - #74 by Gruijter
I have been working for a while on a very big app update. Most of it is under the hood to make the app better to maintain for spot prices.
But there is a breaking change for people that use gas spot prices. This is now deprecated and replaced with a separate DAP driver for gas spot prices. You need to delete your present GAS DAP device, and manually replace it with the new device
Good news is that now almost all gas markets in Europe are supported. See this site for the supported End of Day (EOD) and EGSI spot prices: https://www.powernext.com/spot-market-data
v5.0.0 is ready for testing: Power by the Hour App for Homey | Homey
new features:
- added seperate DAP device for gas spot prices
- added all gas spot prices from https://www.powernext.com/spot-market-data
- Added multiple selections during summarizer pair
fixes:
- fix DAP 25 hour day ghostprices
- fix DAP Daylight Savings Time handling
- fix DAP new exchange rate not applied immediately
- fix app crash on setSettings
optimizations:
- rewrite UTC time handling of DAP pricing sources
- added DAP source pricing sanity check
- DAP code refactoring for easier software maintainance
- improved DAP price fetching retry and backup service handling
deprecated:
- removed FrankEnergy as DAP datasource
- removed old gas DAP support USER ACTION REQUIRED
Thanks for upgrading. I noticed the bug in text of AND condition for electricity device. I am sure it should be HIGHEST.
Thx for letting me know. Will be fixed in the next releaseš
Based on your request I now included all EOD and EGSI Gas market pricings from PowerNext in v5.0.0 (available as test). Please let me know the result after testing ![]()
Cool thanks. During more testing I see that if I use tag āPrice nowā from WHEN card and put in the timeline notification it is not rounded to 3 decimals as set in the device.

If I use different approach with AND card then the āPrice nowā tag in the timeline notification is correctly rounded to 3 decimals.
ok thx. Will look into this also.
Thanks @Gruijter for yet another killer app ![]()
My gas meter (Viessmann via Hassio) resets once pr year.
Should i just remove the device and redo the flows once a year or do you have any ideas ? ![]()
Thanks @Gruijter for the great app!
Iām implementing PbtH to retrieve Dutch energy prices to find the best time to use peak electricity. Iām looking for a way to find X consecutive hours including tomorrow that the average price is lowest.
For instance: āThe average price the coming 8 hours is lowest within the next 24 hours.ā where the 24 hours includes pricing data from tomorrow (if available). I realise tomorrowās prices become available at 15:00 in The Netherlands, but if I would run such a check after 15:00 every day, then I know when to plan for peak electricity.
Is this possible?
A longer period than 8 hrs has been requested multiple times. I already extended the time selection to 12hrs for some of the flowcards.
As explained before the problem with a selectable period longer than 8hrs is that it will produce inconsistent behavior of the flow, since there are only a few hours per day (somewhere between 15.00-24.00) where the 24hr future info actually exists.
I am almost certain that this inconsistent behavior will be reported as a bug by users. And that is something I do not need
.
But you can post the request on the special forum topic, and I will rethink about it. [APP][Pro] Power by the Hour [Feature Requests]
I understand the issue.
Is it possible for me to get the raw pricing data from PthH through homeyscript? Then I could perhaps do it that way.





