I have it running for weeks now on v3 and it works perfectly.
In support of the Athom’s new/refreshed app store I made some necessary changes to the documentation that shows in the app store nothing else has been changed.
Thanks for the feedback, Peter.
the app description in the homey store still points out to homey v2 firmware, hence I thought this could be the issue.
However, it turns out that I I had the settings on homey pointing to a bogus IP address. I’ve now fixed it by reserving the IP addresses for the Daikin units on my router (DHCP).
I would also suggest others to either use a static IP (fixed/manually configured) or achieve the same as I did (reserve the IPs via DHCP reservation). This would prevent your devices from getting a different IP address after a long period of time of being offline (i.e. if you turn off your wireless router for longer periods - if you go on holiday, doing a renovation, etc).
cheers
RZLO
Great app @Homey_Lampje <3 !!
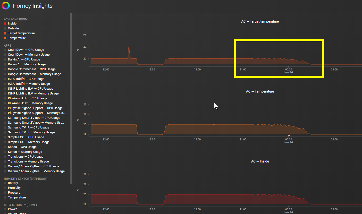
Had some difficulties setting up, but I got there eventually :-). I have a question though, when I look at Homey Insights, I see 4 graphs: “Inside”, “Outside”, “Target temperature” and “Temperature”.
- What’s the difference between “Inside” and “Temperature”? Seems exactly the same to me.
- “Target temperature” should show the selected target temperature, right? I think there is something very wrong with the data it shows in my case. In the screenshot below I wasn’t even home. It somehow seems to follow the inside temperature, which is very weird?
.
You can ignore my 2nd question, I was reading all the posts and found that this is appearantly the way it should be. Although a little weird, I can live with it ;-). Another small question though, are you planning on implementing the “Comfort” functionality in the swing options? Or isn’t this possible (since it’s not in the Daikin app either I believe, only on the remote)
No plans to implement comfort, if possible at all.
Please note…
“Due to the fact that Daikin does not disclose their interface specification reverse engineering of the interface is extremely difficult.”
In other words it is already a wonder this app does exist.
With regards to your question “*What’s the difference between “Inside” and “Temperature”? …”.
You are right these readings are the same. Both are part of the app for a reason, which I will not debate here, unfortunately both then show in Insights.
Thanks for your feedback!
Can I find some example flows or could you elaborate a bit on how you are using everything :-)? For now I just created a virtual device so that I can say “Hey Google, turn on/off the AC”. Changing the target temperature works by default so that’s nice 
There is only 1 golden rule… actions (set target temp, turn on etc etc) should always be seconds apart from each other see “users manual” in the app store for details.
Personally I kept the airco automation quite simple, just simple on/off, mode and target temp settings based on outside temp, season of the year, sun intensity. Not a fan of voice control so I do not use that at all in combination with Homey.
Hi is it possible to add the new wifi adaptor to this app. The new adaptor part number is BRP15B61 would be happy to contribute if this is possible.
Thanks Peter! If possible I’d love to see some of your actual flows? You as the developer & expert of this app in combination with Homey are the best person to show some of the possible flows that can facilitate the use (or automation) of the Daikin AC. Thanks in advance 
Try this using a webbrowser…
enter http://xxx.xxx.xxx.xxx/aircon/get_control_info url in your webbrowser, replace xxx.xxx.xxx.xxx with the IP-address of your airco, when your wifi adapter model is compatible you would see a response like the one below. If you get this response try pairing the airco using the app, when model A does not function try the model B WiFi adapter.
ret=OK,pow=0,mode=4,adv=,stemp=24.0,shum=0,dt1=24.0,dt2=M,dt3=21.5,dt4=24.0,dt5=24.0,dt7=24.0,dh1=0,dh2=0,dh3=0,dh4=0,dh5=0,dh7=0,dhh=50,b_mode=4,b_stemp=24.0,b_shum=0,alert=255,f_rate=A,f_dir=0,b_f_rate=A,b_f_dir=0,dfr1=A,dfr2=B,dfr3=A,dfr4=A,dfr5=A,dfr6=A,dfr7=A,dfrh=5,dfd1=0,dfd2=0,dfd3=0,dfd4=0,dfd5=0,dfd6=3,dfd7=0,dfdh=0
I tried the web address replacing the x with my A/C adaptor IP address and got this message. The adapter I have is the new Dakin wifi adaptor BRP15B61 used for all Dakin ducted systems. I’m not sure if you would be able to make it work but if you could that would be great.
Some more info I just worked out if I use this command http://192.168.1.7/skyfi/aircon/get_control_info?lpw= it returns this
Hope this helps. Also have a look at this https://forums.whirlpool.net.au/archive/2768285 it might help understand what they have changed.
Thanks so much for your help.
also try this I believe this is the code for the Australian Dakin App
This is not looking good… but I have an idea of what the problem is but that is rather complicated to fix in a way that keeps this app maintainable in my spare time…
What is part-number and model name of your airco?
During the past few week I got a couple of requests regarding the support of ducted/ceiling models. Unfortunately the communications protocol library Daikin AI uses does not support these models, hence the app does not support ducted/ceiling models. As for now I have no plans to add support for ducted/ceiling models.
Homey_Lampje, One questione, Daikin stylish still working right?
@Homey_Lampje Thanks again for developing this AWESOME app! Could you please post some example flows for automation? I’m trying to come up with some things to do when coming home, depending on different variables such as time of year and inside/outside temperature, but I can’t seem to wrap my head around it… Thanks!
Oh, my mistake i Will do a new question, best regards


